Confluence
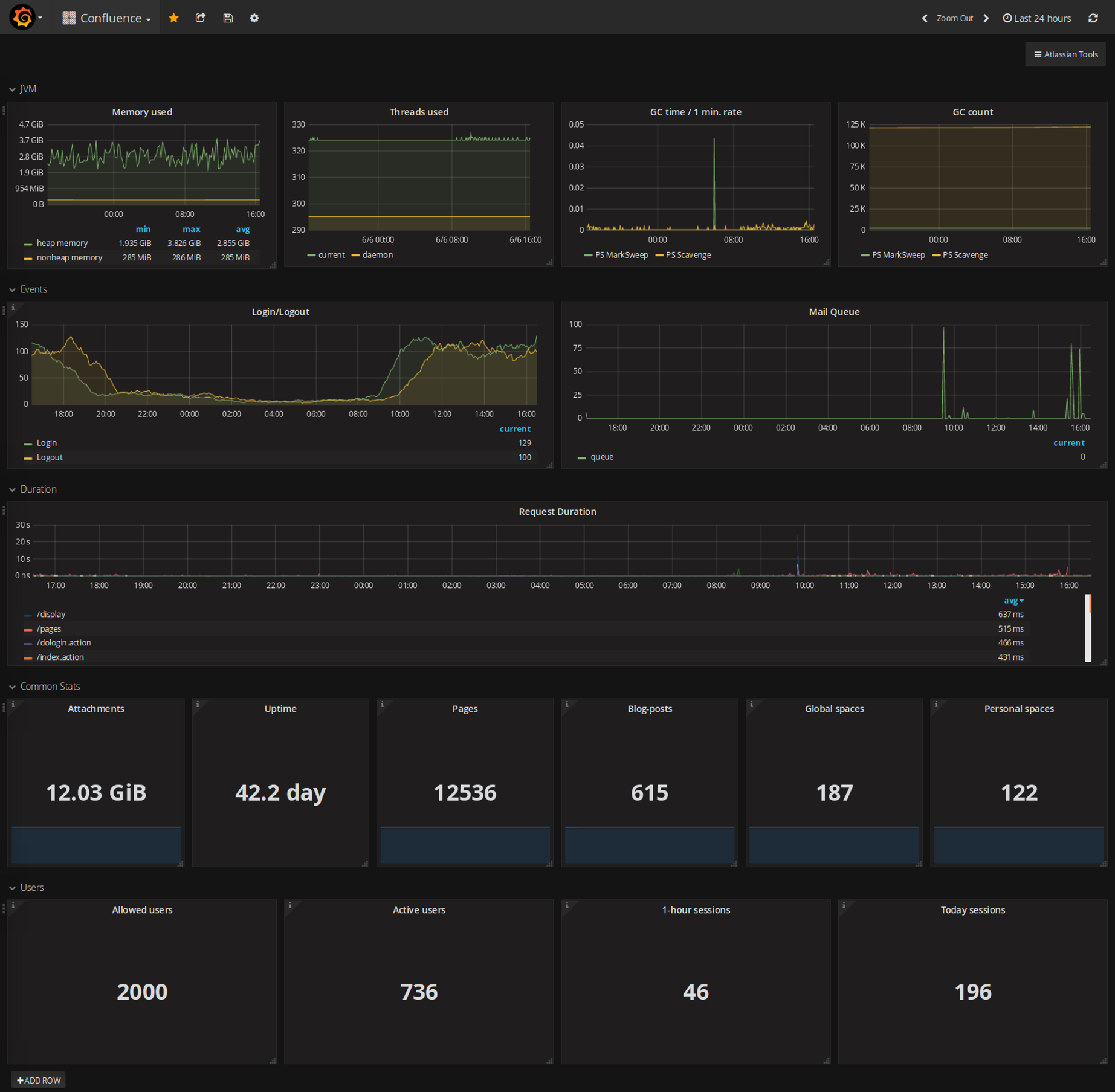
Shows Confluence JVM and usage metrics
Nearly all values exported by Prometheus Exporter For Confluence. Available on github: https://github.com/AndreyVMarkelov/prom-confluence-exporter
Data source config
Collector config:
Upload an updated version of an exported dashboard.json file from Grafana
| Revision | Description | Created | |
|---|---|---|---|
| Download |
