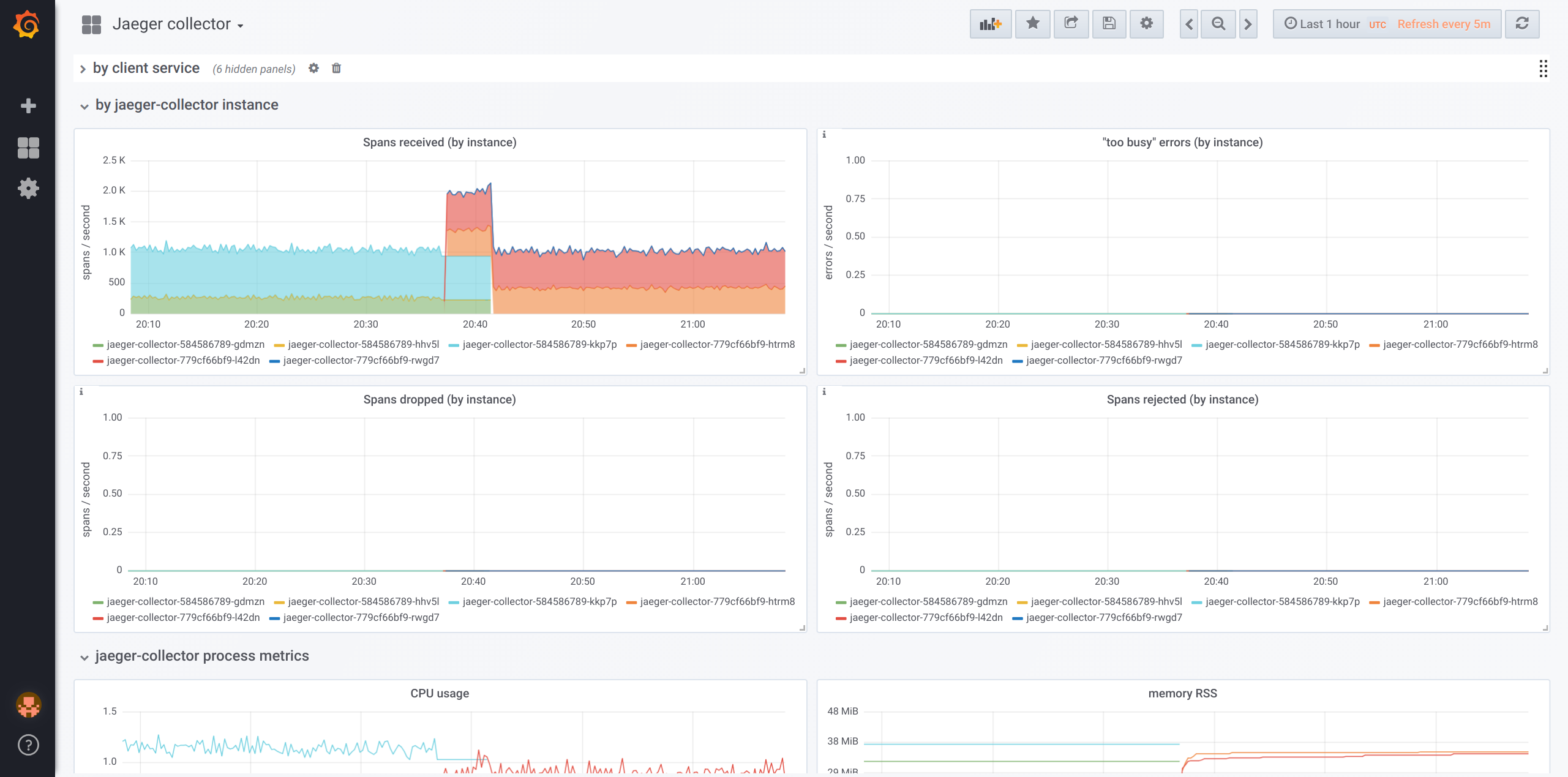
Jaeger collector
This is set up to work with Prometheus scraping jaeger-collector 1.3.x and the following relabel rules. It probably needs to be updated for 1.5.x.
Add these metric_relabel rules to your prometheus config:
- action: replace
regex: jaeger_collector:(?:.+:)?[^:]+_by_svc:([^:]+)
replacement: $1
source_labels:
- __name__
target_label: service
- action: replace
regex: (jaeger_collector:(?:.+:)?[^:]+_by_svc):[^:]+
replacement: $1
source_labels:
- __name__
target_label: __name__
- action: replace
regex: jaeger_collector:([^:]+):((?:debug_)?(?:spans|traces)(?:_recd|_rejected|_saved)?(?:_by_svc)?)
replacement: $1
source_labels:
- __name__
target_label: format
- action: replace
regex: jaeger_collector:([^:]+):((?:debug_)?(?:spans|traces)(?:_recd|_rejected|_saved)?(?:_by_svc)?)
replacement: jaeger_collector:$2
source_labels:
- __name__
target_label: __name__
- regex: jaeger_collector:([^:]+)
replacement: jaeger_collector_$1
source_labels:
- __name__
target_label: __name__
Data source config
Collector config:
Upload an updated version of an exported dashboard.json file from Grafana
| Revision | Description | Created | |
|---|---|---|---|
| Download |
