Nvidia GPU
GPU dashboard for nvidia metrics
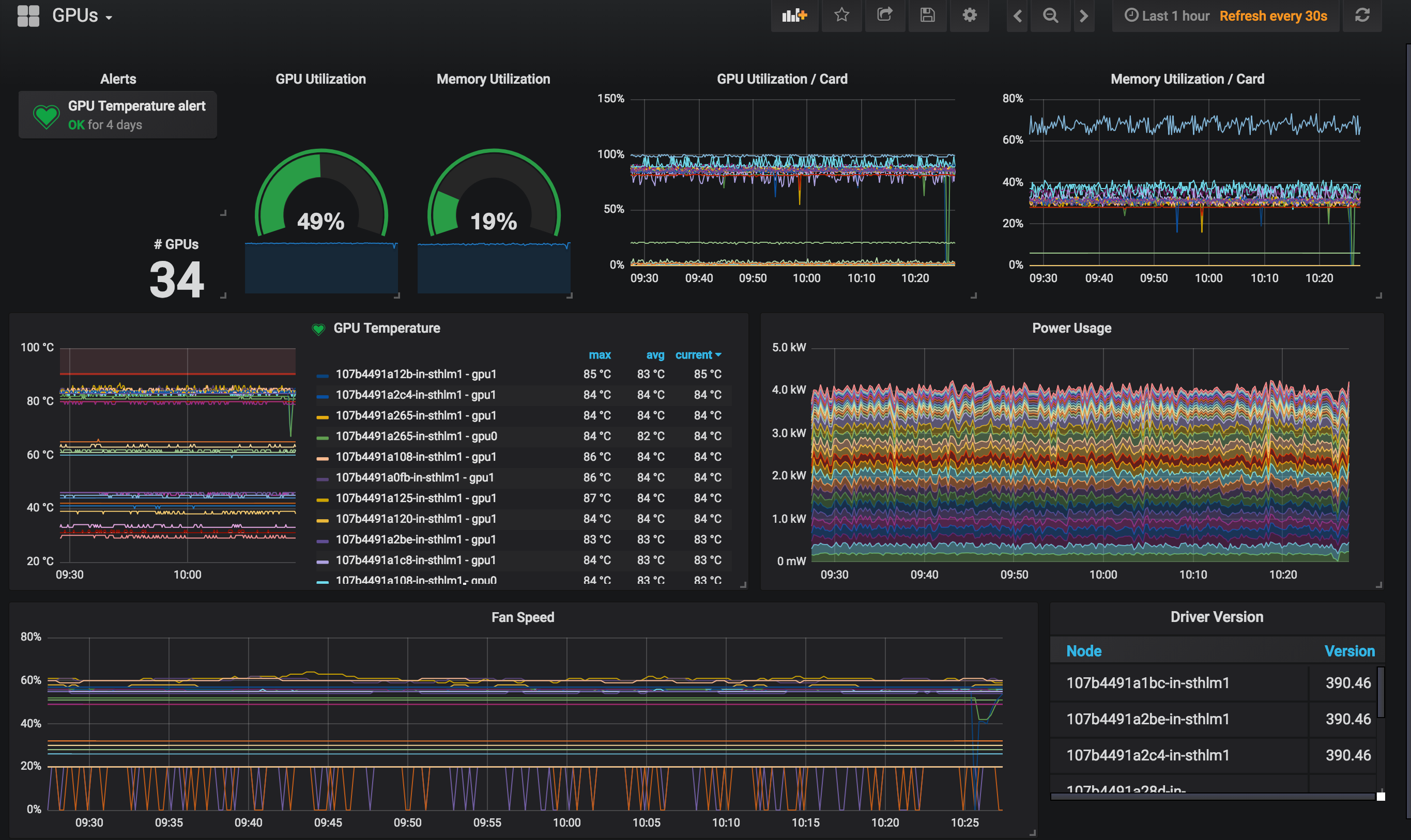
A handy little dashboard for GPU cluster workloads.
Assumes gpu metrics are collected from nvidia-exporter.
Data source config
Collector config:
Upload an updated version of an exported dashboard.json file from Grafana
| Revision | Description | Created | |
|---|---|---|---|
| Download |
