OpenBSD Packet Filter
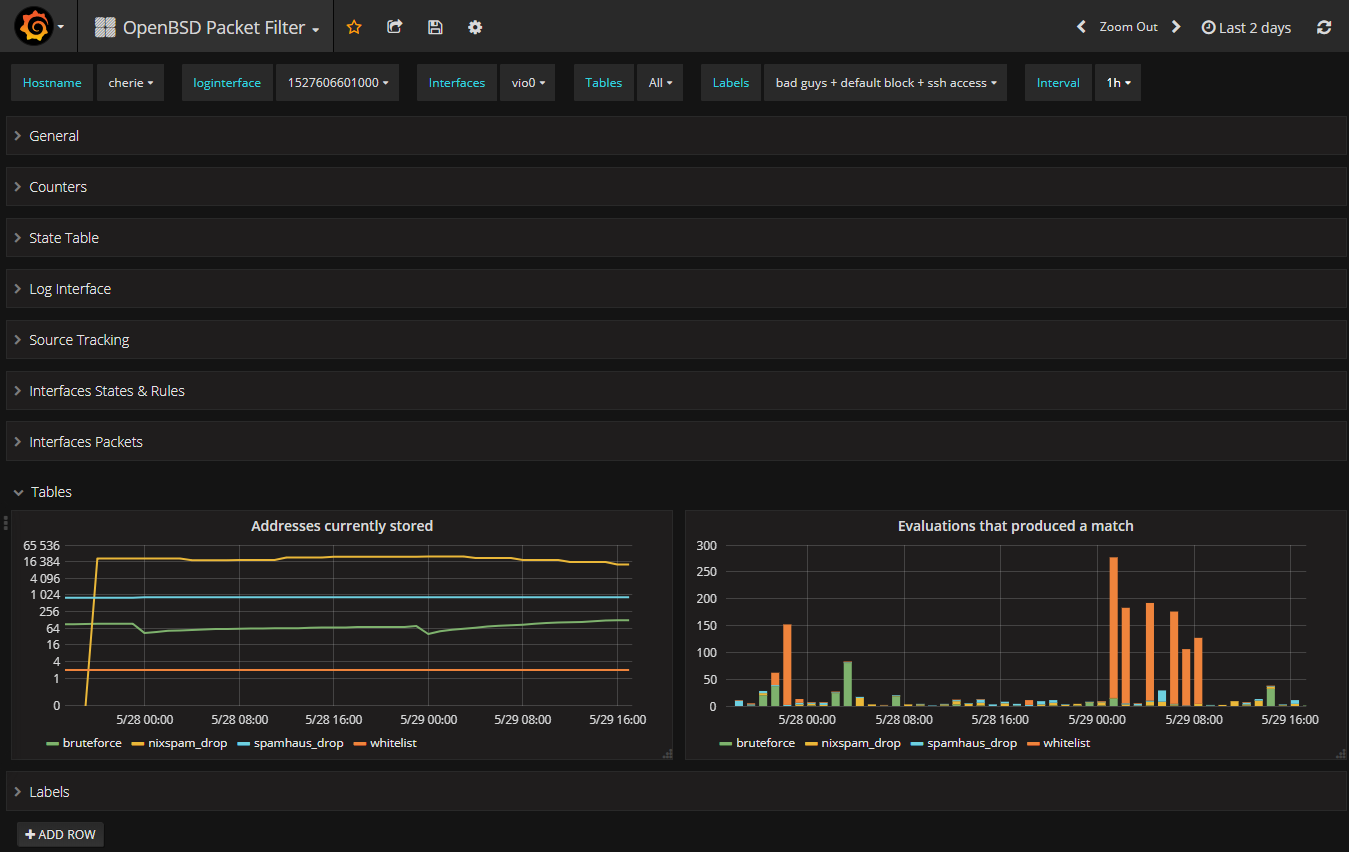
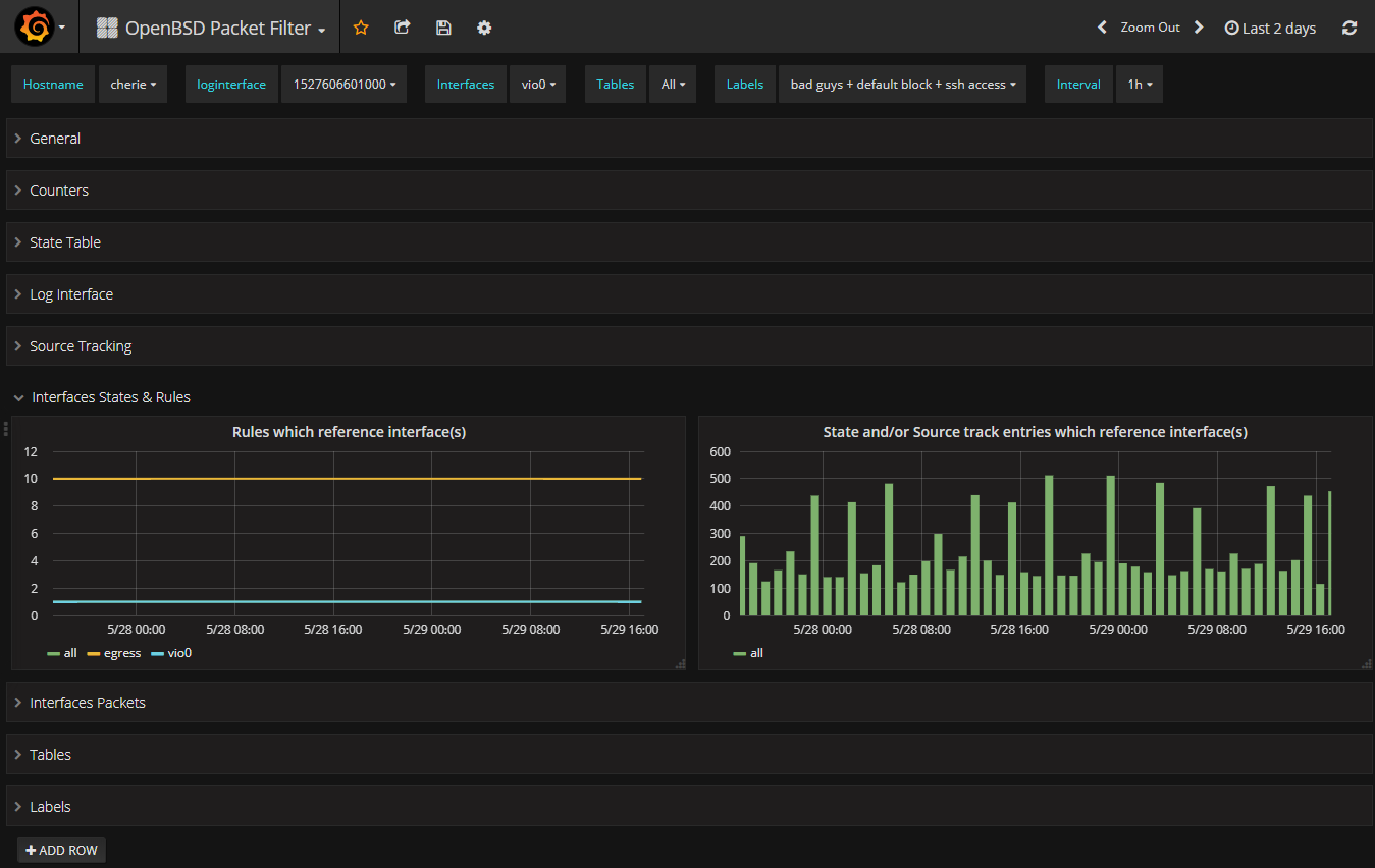
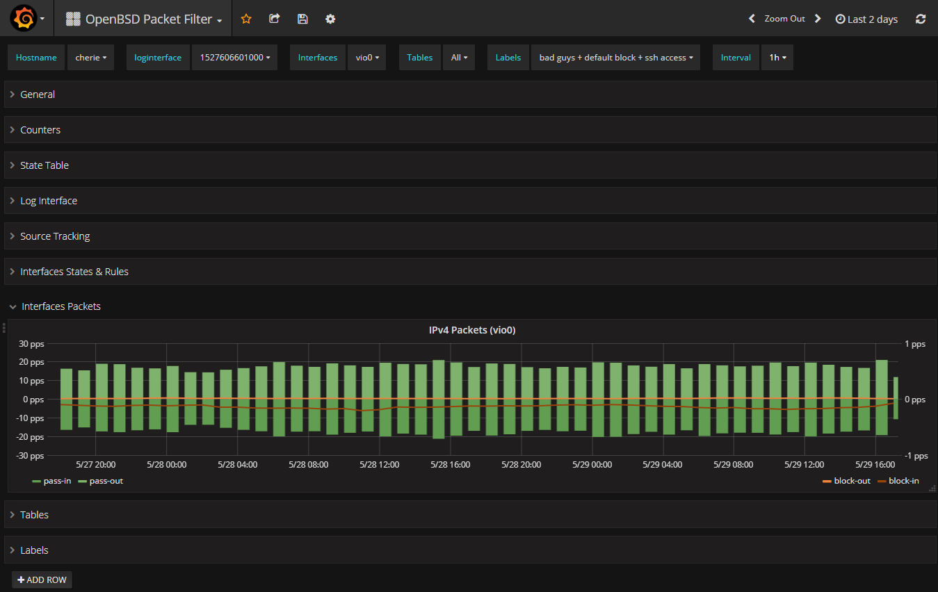
Overview of packet filter pf(4) activity
This was done on OpenBSD 6.3 :
- Enable PF on host
- Enable snmpd with PF MIBs
- Configure Telegraf to poll OpenBSD snmpd
- Configure Telegraf to store data in InfluxDB
Data source config
Collector config:
Upload an updated version of an exported dashboard.json file from Grafana
| Revision | Description | Created | |
|---|---|---|---|
| Download |
