Traefik

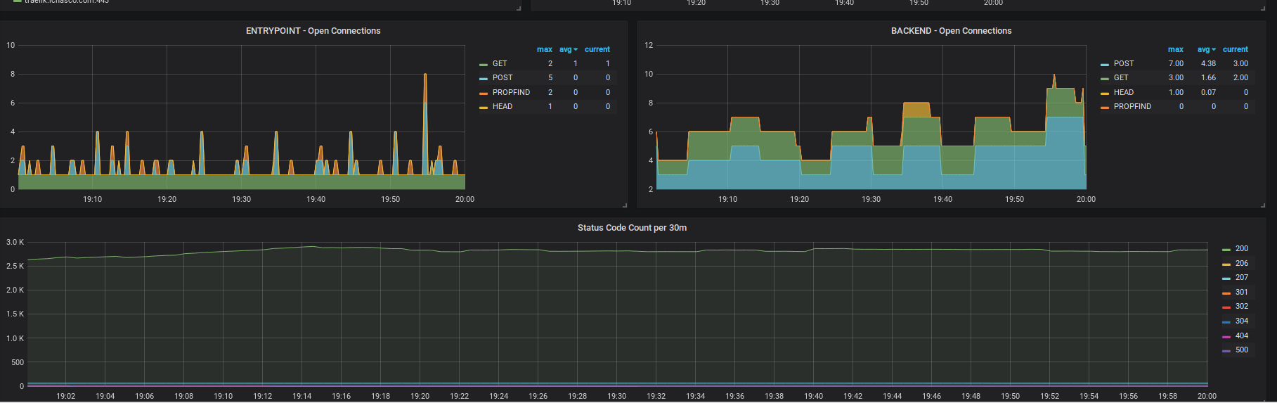
Traefik screenshot 1
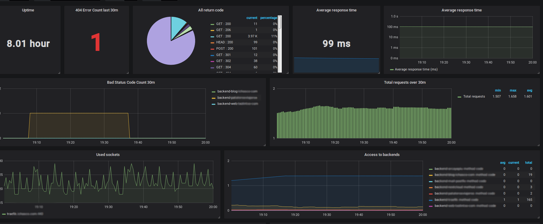
Traefik screenshot 2

Traefik metrics: Status, Average, Errors...

Traefik 1.6.2

To configure it in Prometheus:

  - job_name: 'traefik'
    # If the traefik has authentication
    basic_auth:
        username: user
        password: password
    # If the entrypoint is HTTPS
    scheme: https
    static_configs:
      - targets:
        - traefik.example.com:443
Revisions
RevisionDescriptionCreated
Traefik

Traefik

by Grafana Labs
Grafana Labs solution

Easily monitor Traefik, the dynamic load balancer, with Grafana Cloud's out-of-the-box monitoring solution.

Learn more

Get this dashboard

Import the dashboard template

or

Download JSON

Datasource
Dependencies