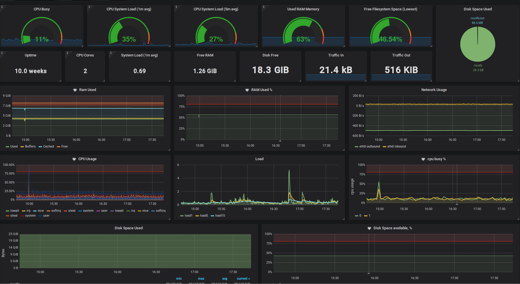
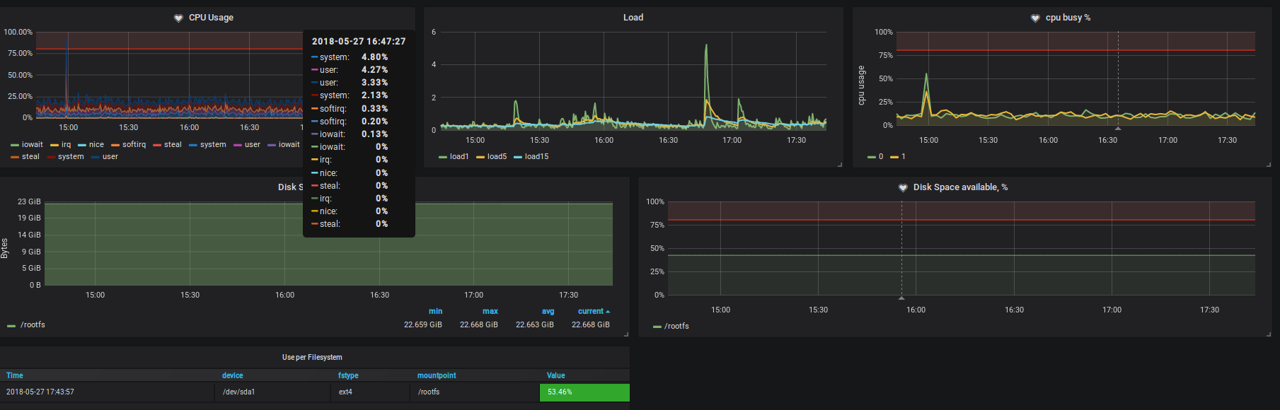
Host Overview
CPU, RAM, NETWORK, DISK, LOAD…
Node and port selector
node-exporter 0.16
Prometheus 2.2.1
Data source config
Collector config:
Upload an updated version of an exported dashboard.json file from Grafana
| Revision | Description | Created | |
|---|---|---|---|
| Download |
