uptimerobot
Dashboard for prometheus uptimerobot exporter
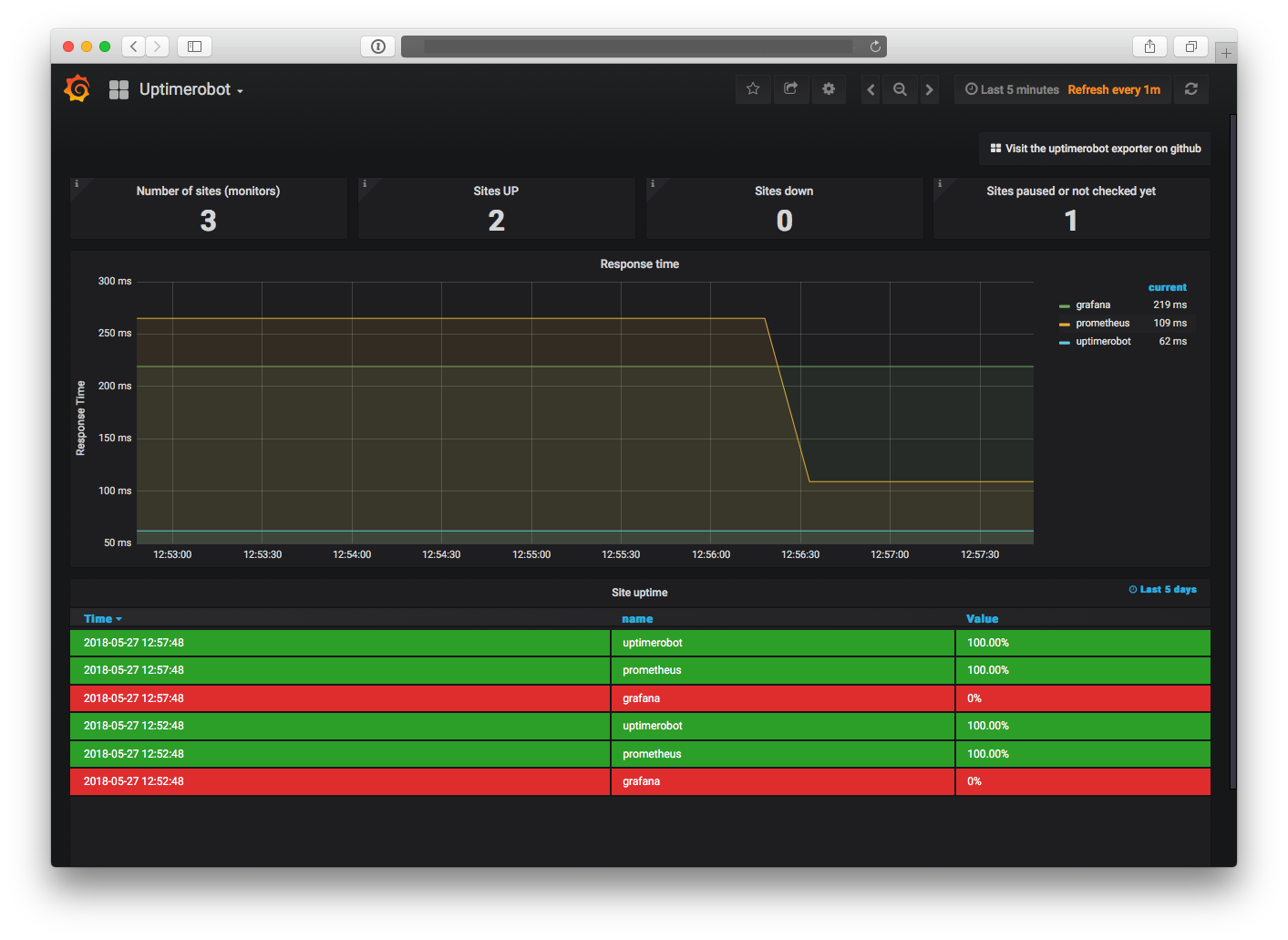
Displays metrics collected by uptimerobot-prometheus-exporter
Data source config
Collector config:
Upload an updated version of an exported dashboard.json file from Grafana
| Revision | Description | Created | |
|---|---|---|---|
| Download |
