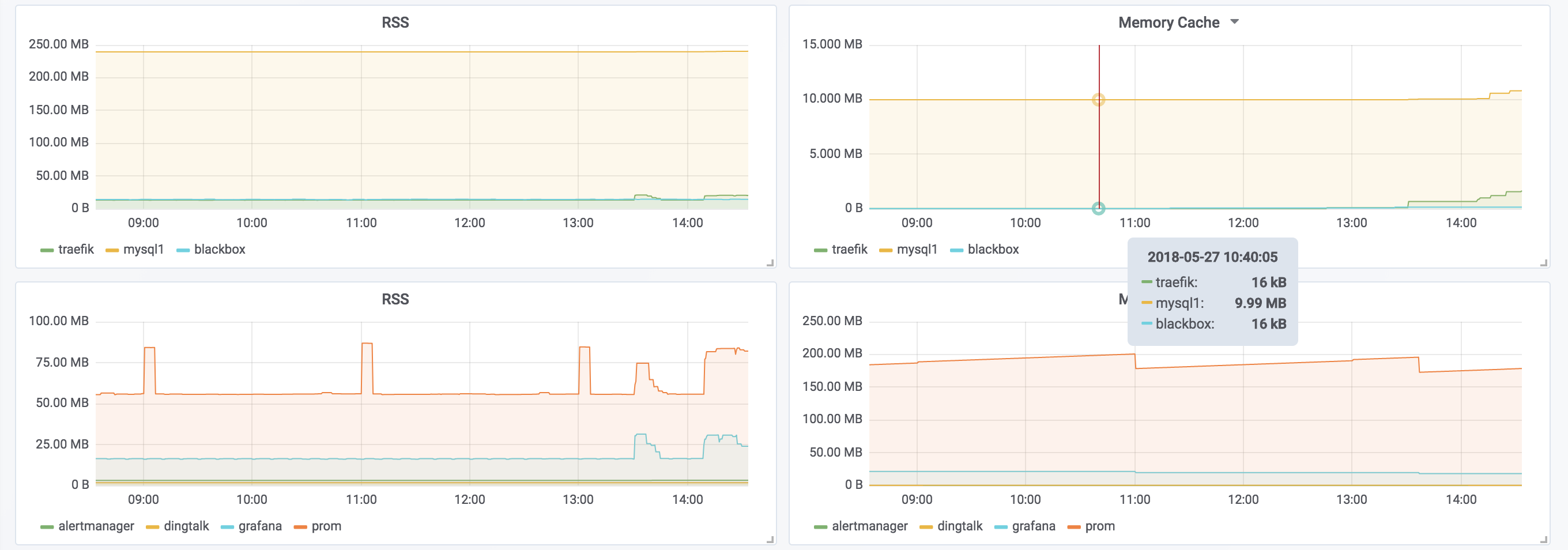
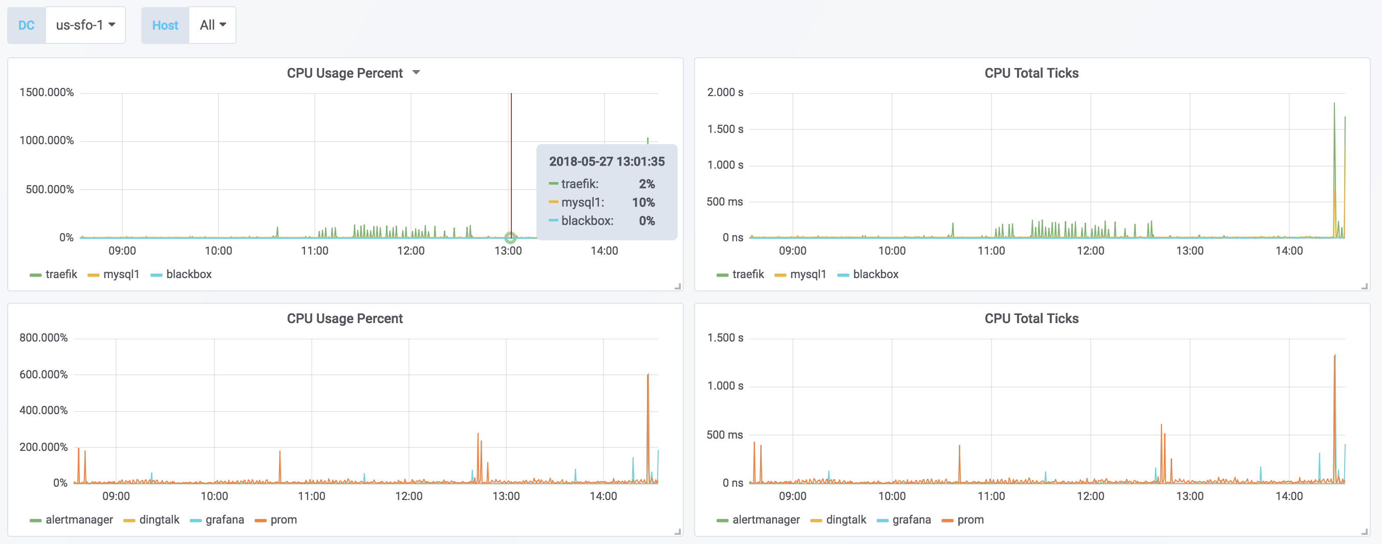
Nomad Jobs
Nomad Jobs metrics
Prometheus Job:
- job_name: nomad_metrics
params:
format:
- prometheus
scrape_interval: 5s
scrape_timeout: 5s
metrics_path: /v1/metrics
scheme: https
consul_sd_configs:
- server: <consul_addr>
token: <secret>
datacenter: <dc>
tag_separator: ','
scheme: http
services:
- nomad-client
- nomad
bearer_token: <secret>
tls_config:
insecure_skip_verify: true
relabel_configs:
- source_labels: [__meta_consul_tags]
separator: ;
regex: (.*)http(.*)
replacement: $1
action: keep
- source_labels: [__meta_consul_address]
separator: ;
regex: (.*)
target_label: __meta_consul_service_address
replacement: $1
action: replaceData source config
Collector config:
Upload an updated version of an exported dashboard.json file from Grafana
| Revision | Description | Created | |
|---|---|---|---|
| Download |
Nomad
Easily monitor Nomad, the container orchestrator from Hashicorp, with Grafana Cloud's out-of-the-box monitoring solution.
Learn more