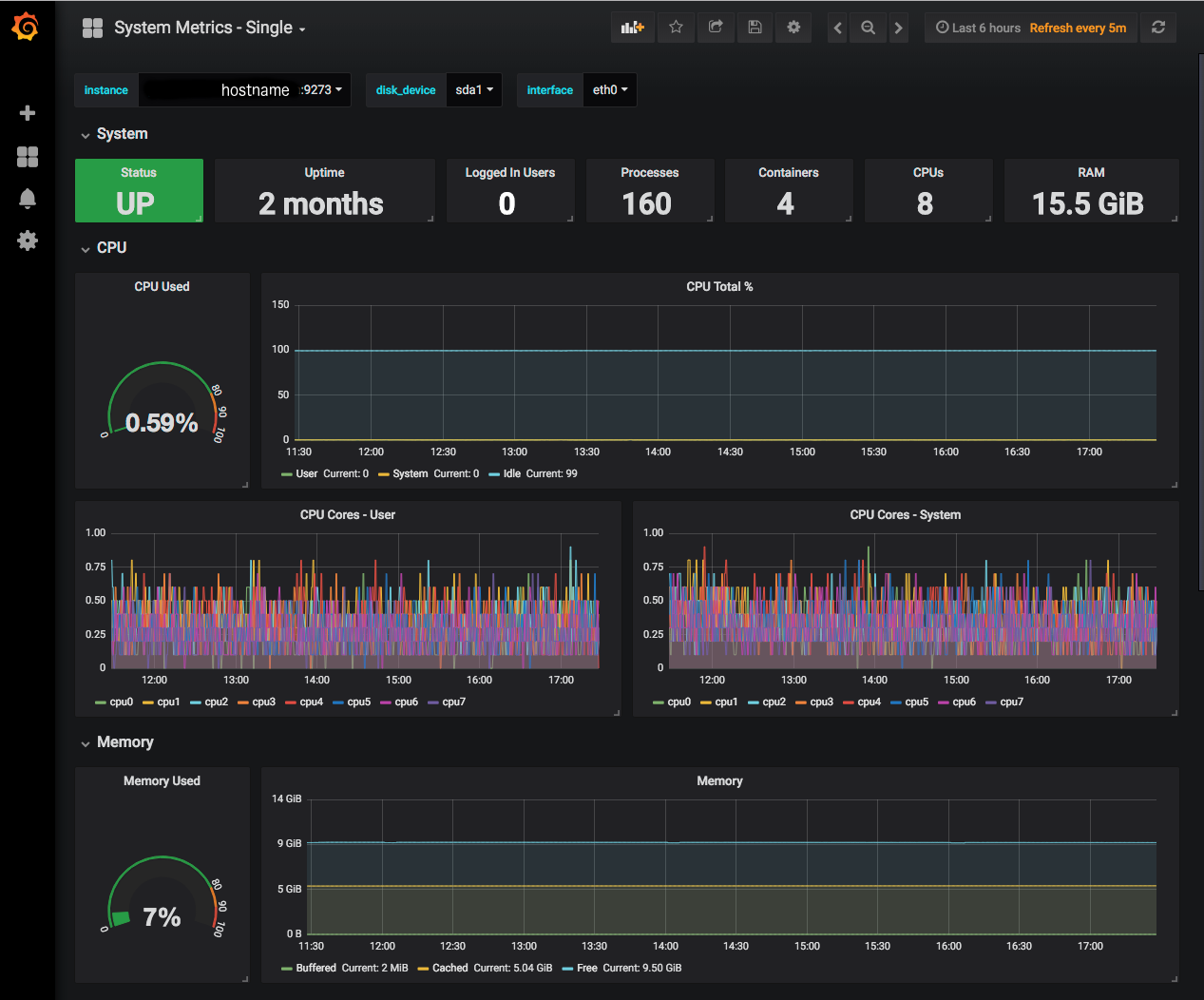
System Metrics - Single

Metric view designed for a single system since some graphs overlay multiple queries.

System Metrics - Single screenshot 1
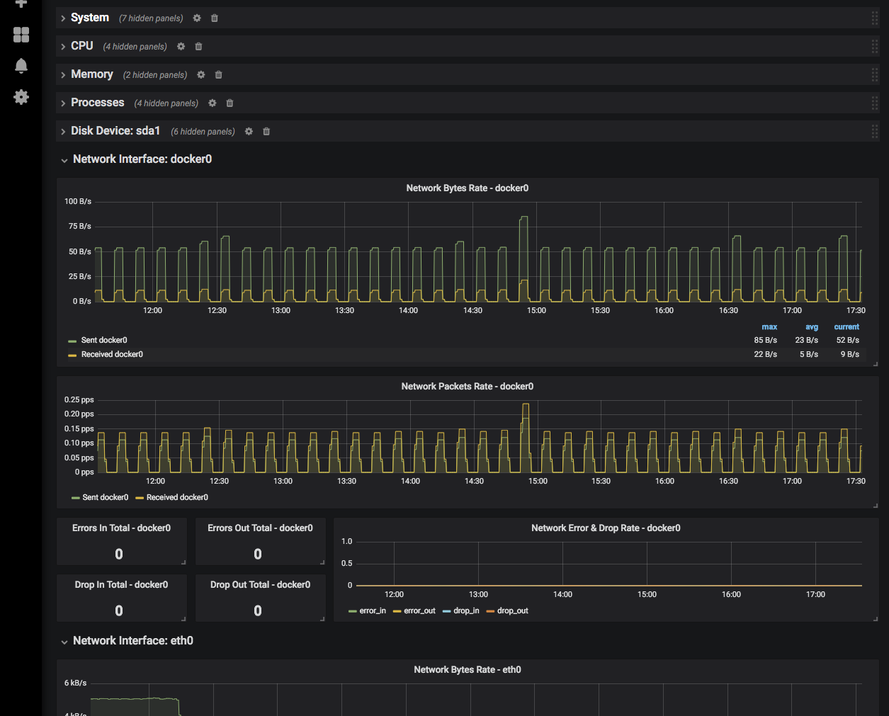
System Metrics - Single screenshot 2
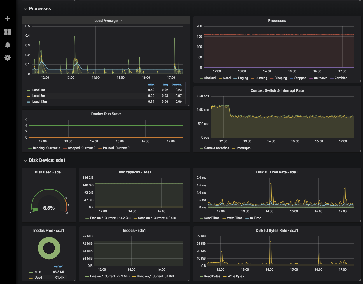
System Metrics - Single screenshot 3

Display system metrics for a single Telegraf instance, selectable via drop-down. Metrics are grouped into collapsible rows. Provides option to filter disks and network interfaces, which are dynamic rows populated per instance.

Revisions
RevisionDescriptionCreated

Get this dashboard

Import the dashboard template

or

Download JSON

Datasource
Dependencies