Alerts - Linux Nodes

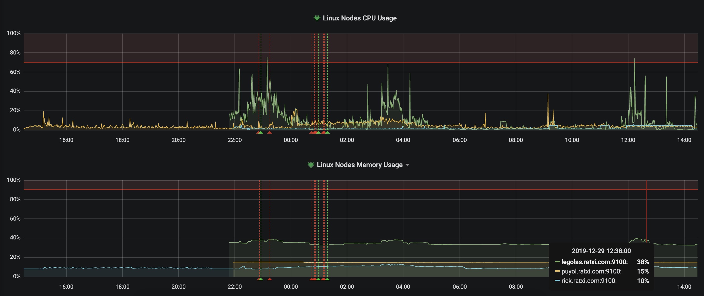
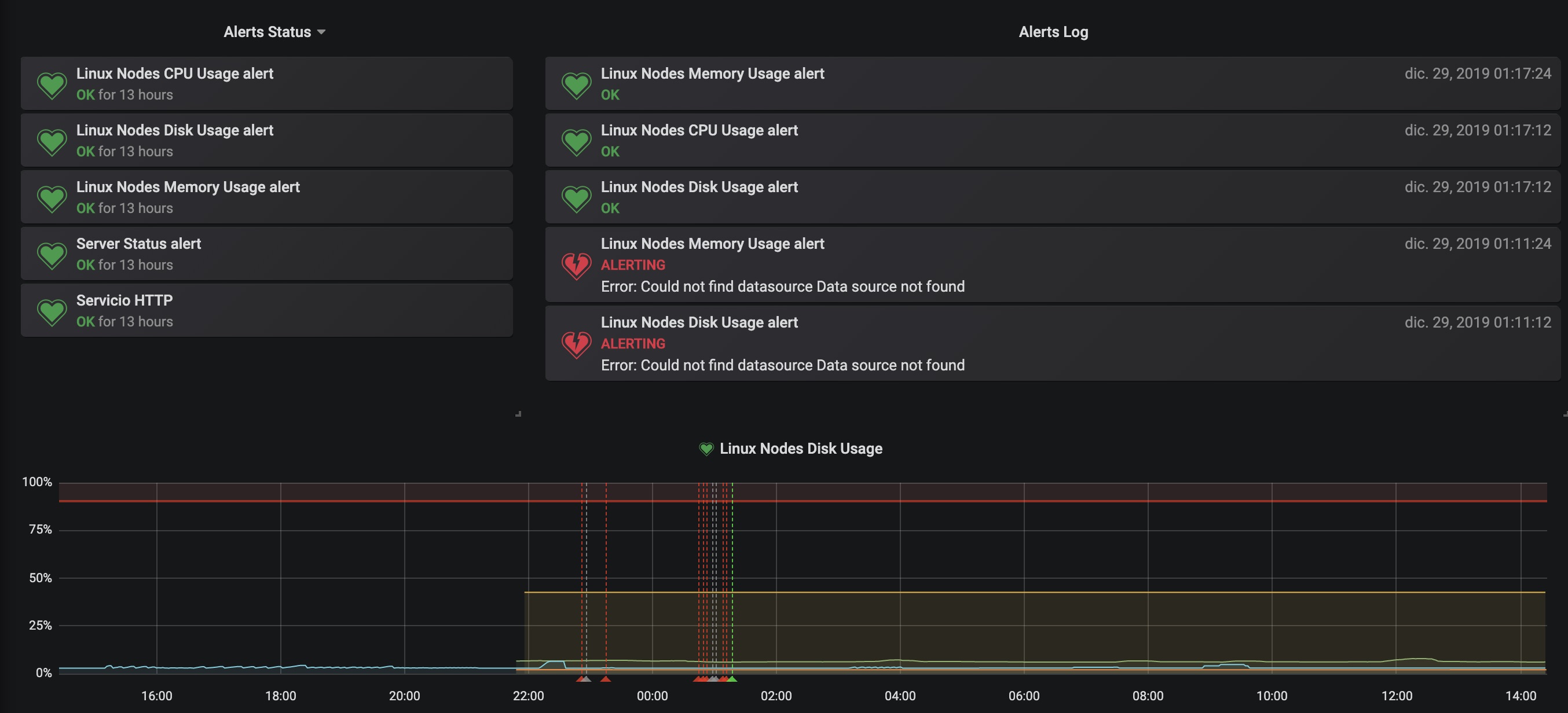
Alerts for Linux Nodes using prometheus and node_exporter. You can have alerts for Disk space, CPU and Memory. Also added a log of alerts and alert status.

Alerts - Linux Nodes screenshot 1
Alerts - Linux Nodes screenshot 2
The Alerts - Linux Nodes dashboard uses the prometheus data source to create a Grafana dashboard with the alertlist and graph panels.
Revisions
RevisionDescriptionCreated
Linux Server

Linux Server

by Grafana Labs
Grafana Labs solution

Monitor Linux with Grafana. Easily monitor your Linux deployment with Grafana Cloud's out-of-the-box monitoring solution.

Learn more

Get this dashboard

Import the dashboard template

or

Download JSON

Datasource
Dependencies