Telegraf - system metrics

InfluxDB dashboards for telegraf metrics

Telegraf - system metrics screenshot 1
Telegraf - system metrics screenshot 2
Telegraf - system metrics screenshot 3
Telegraf - system metrics screenshot 4

This Grafana dashboard uses templating with a number of variables defined.

You can visualize the following data from it:

  • Server uptime
  • Server memory utilization - Used, cached, free
  • Cpu utilization - Load average and usage
  • Number of CPU cores and each cpu utilization
  • Processes - stopped, sleeping, running e.t.c
  • Disk Utilization - Free and used space for / and all othe system partitions
  • Disk Inodes - / and all othe partitions in the system
  • Swap - usage and IO
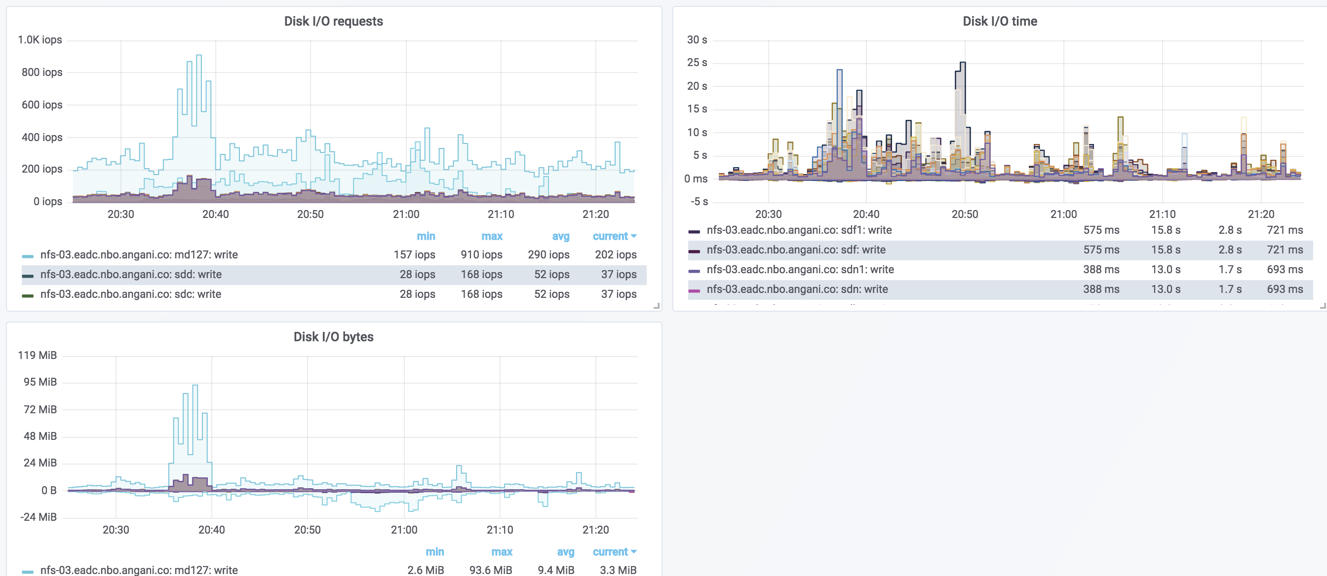
  • Disk IO - requests, bytes and time
Revisions
RevisionDescriptionCreated

Get this dashboard

Import the dashboard template

or

Download JSON

Datasource
Dependencies