Proxmox VM overview
Only VMs - no containers!
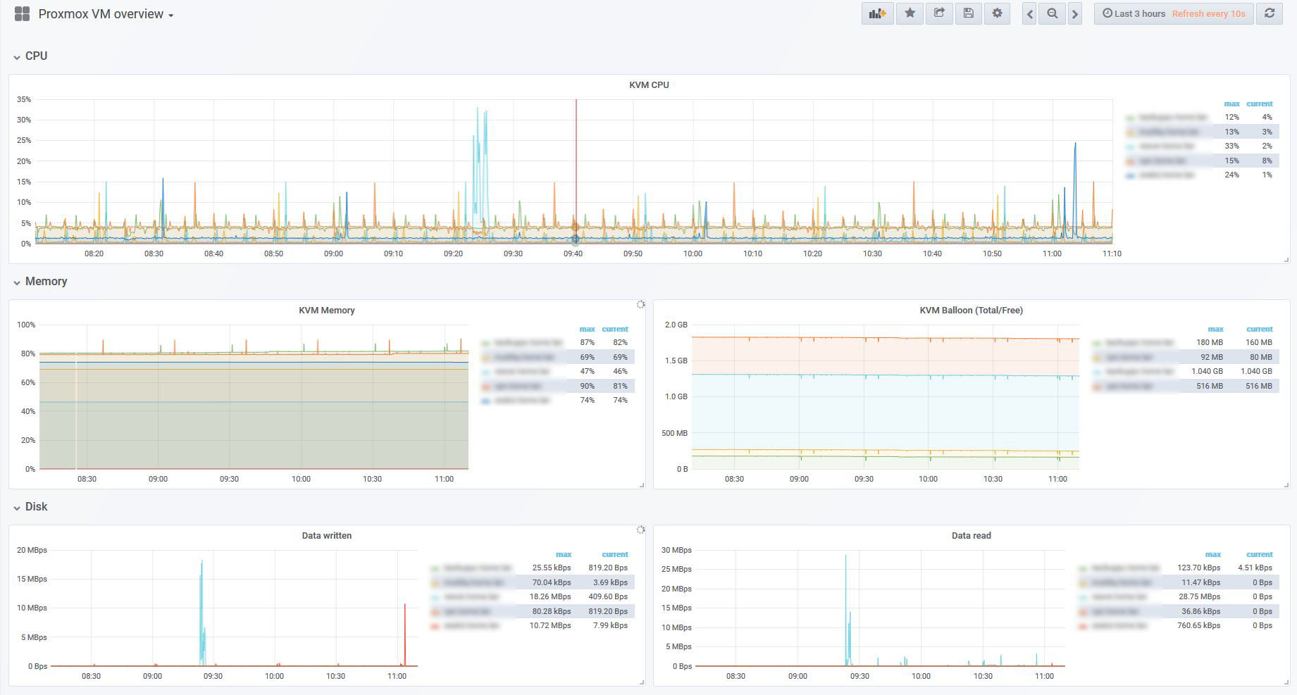
This is default Proxmox installation, the metrics are collected via Proxmox and pushed to the InfluxDB. See “Proxmox external metrics”. You have to install InfluxDB and Grafana on VM/LXC container and config the proxmox to push the data to it.
Data source config
Collector config:
Upload an updated version of an exported dashboard.json file from Grafana
| Revision | Description | Created | |
|---|---|---|---|
| Download |
