Icinga2 with Graphite

Icinga2 & Graphite Dashboard

Icinga2 with Graphite screenshot 1

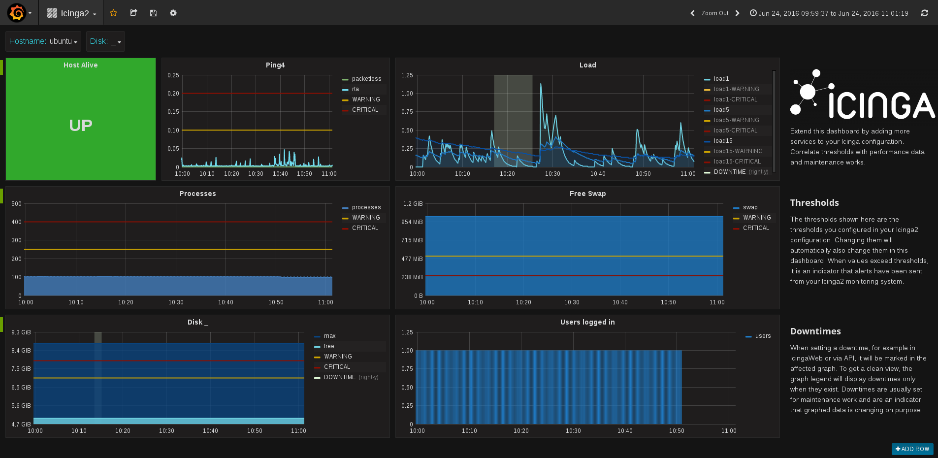
Icinga2 Dashboard

This dashboard can be used with a default icinga2 installation. It will show different states about a host and its services. Including UP/DOWN state, load, disk space, process count and more. The intention of the dashboard is to be extended as your icinga2 configuration grows. It includes special values like thresholds and downtimes.

Icinga2 Graphite Feature

To enable the GraphiteWriter on your icinga2 installation, use the commandline: icinga2 feature enable graphite

Configure your Graphite host in /etc/icinga2/features-enabled/graphite.conf:

object GraphiteWriter "graphite" {
  host = "127.0.0.1"
  port = 2003
}

Learn more about the GraphiteWriter in the Docs

Thresholds

Thresholds are not configured in graph panels, but retreived from icinga2. It helps you to find alerts that happened in the past. Sending of thresholds disabled by default, you need to enable it in your icinga2 graphite.conf:

object GraphiteWriter "graphite" {
  host = "127.0.0.1"
  port = 2003

enable_send_thresholds = true }

Metadata

Icinga2 can send metadata information about every host and service check. These data include information about downtimes, acknowledgements, states, execution time, latency and more. Sending metadata is disabled by default. To enable it, configure graphite.conf:

object GraphiteWriter "graphite" {
  host = "127.0.0.1"
  port = 2003

enable_send_metadata = true }

Revisions
RevisionDescriptionCreated

Get this dashboard

Import the dashboard template

or

Download JSON

Datasource
Dependencies