Host Stats - Prometheus Node Exporter
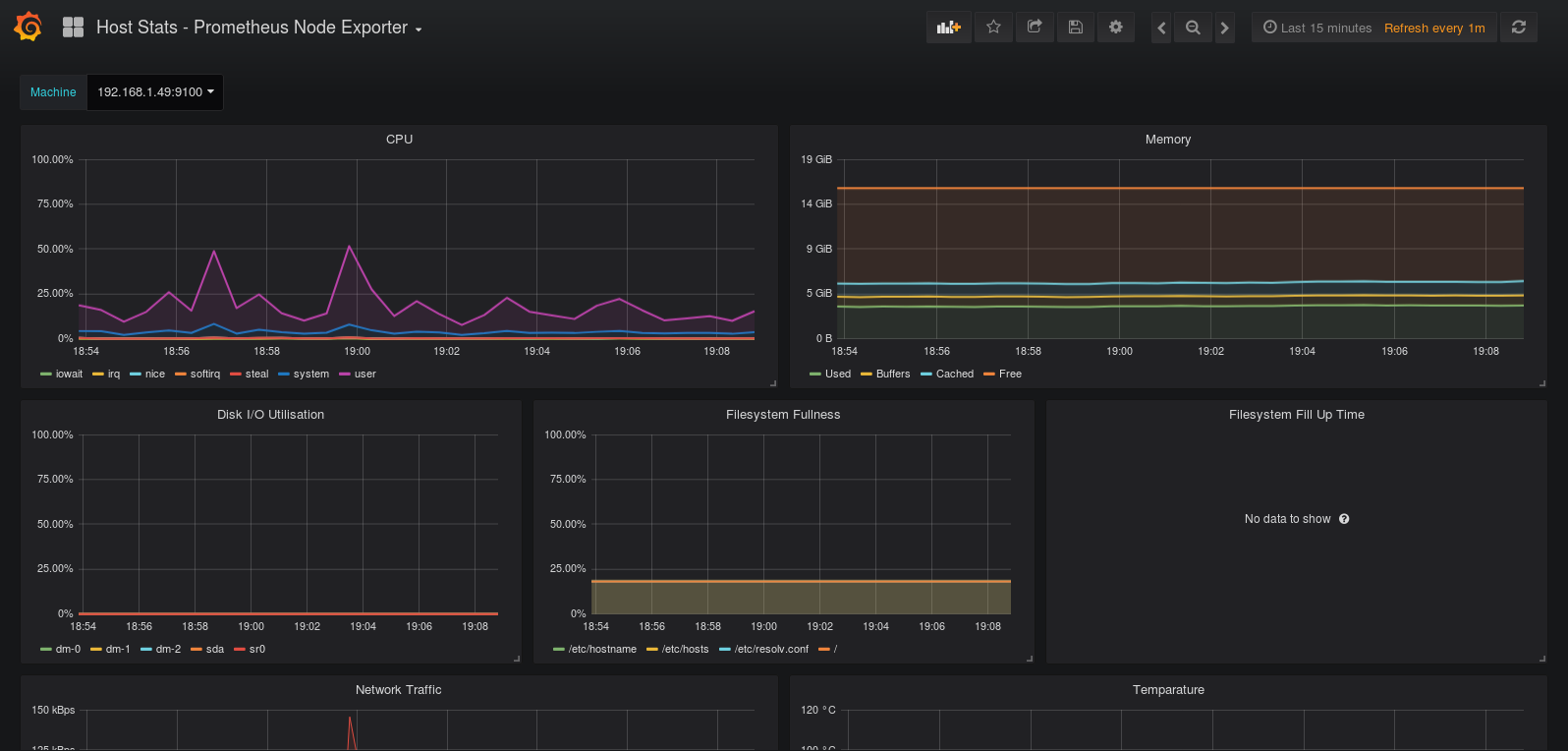
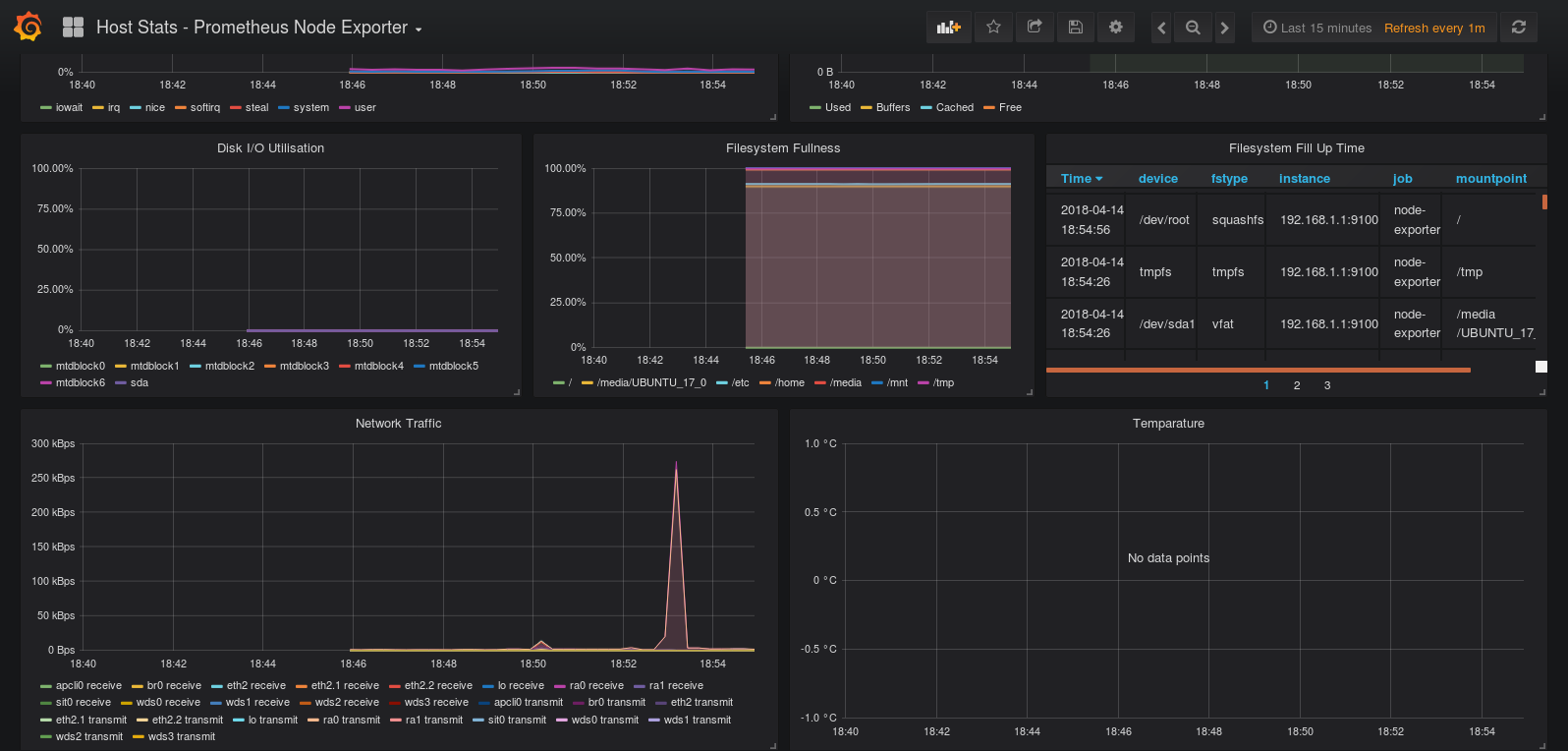
Basic host stats: CPU, Memory Usage, Disk Utilisation, Filesystem usage and Predicted time to filesystems filling
Prometheus Node exporter 0.16 host stats
Data source config
Collector config:
Upload an updated version of an exported dashboard.json file from Grafana
| Revision | Description | Created | |
|---|---|---|---|
| Download |
Linux Server
Monitor Linux with Grafana. Easily monitor your Linux deployment with Grafana Cloud's out-of-the-box monitoring solution.
Learn more