Multi-System metrics
Multi-System metrics from metricbeat to elasticsearch
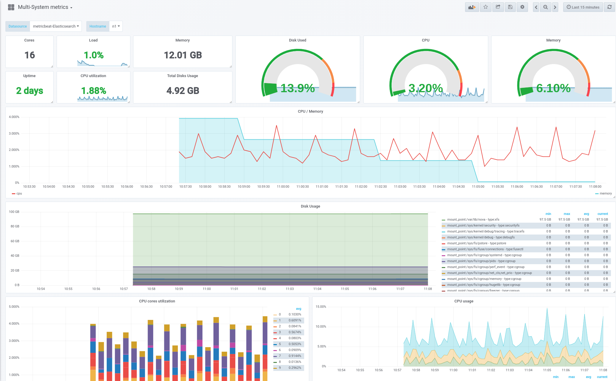
Multi-system dashboard used to visualize metrics produced by metricbeat.
CPU Memory Storage Networking
This dashboard was developed and maintained by the OpenStack-Ansible project. While the dashboard is used with OpenStack is NOT specific to OpenStack deployments.
Data source config
Collector type:
Collector plugins:
Collector config:
Revisions
Upload an updated version of an exported dashboard.json file from Grafana
| Revision | Description | Created | |
|---|---|---|---|
| Download |