Cisco Nexus 7000
System and network statistics for Cisco Nexus 7000 devices with OpenNMS Horizon based on SNMP agent provided metrics. The dashboard shows the following metrics:
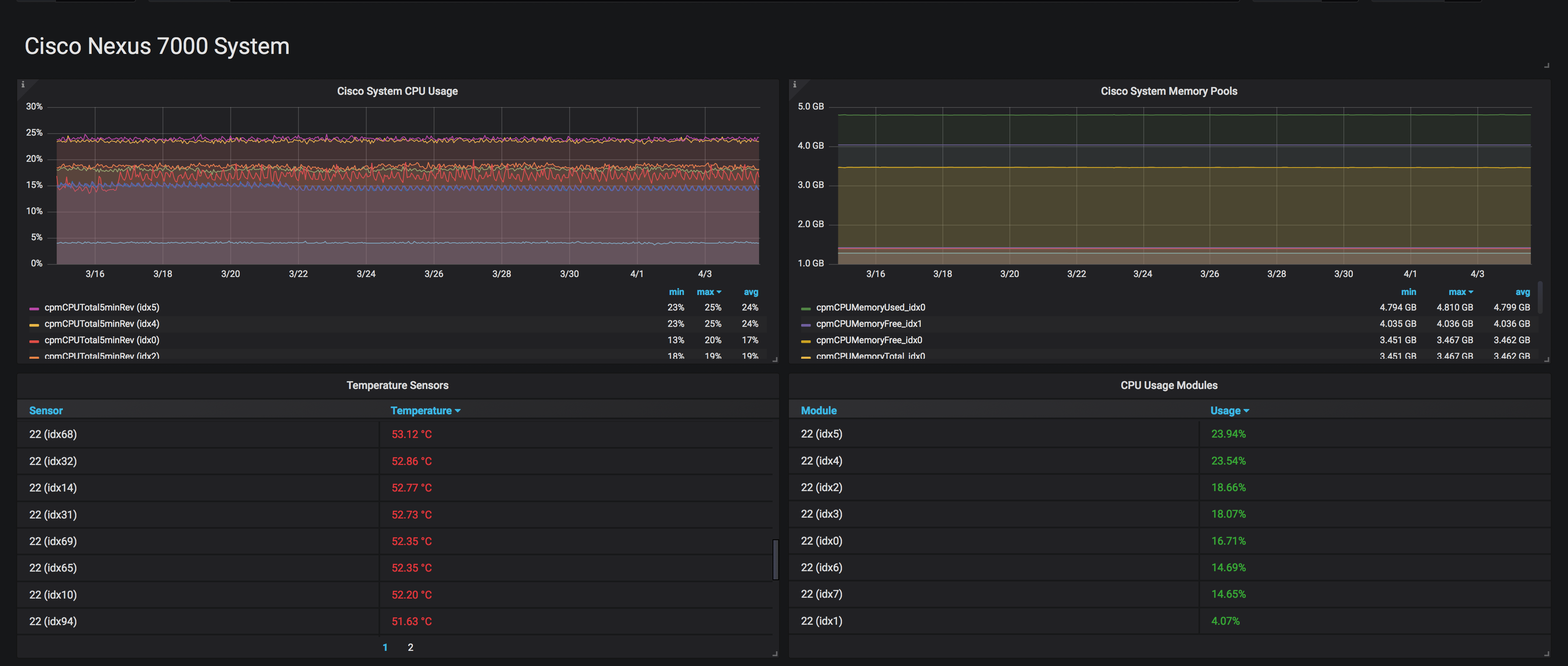
- Process CPU usage in % for each available module
- Memory usage in bytes for each available module
- Temperature for all available Cisco NX Environment Sensors
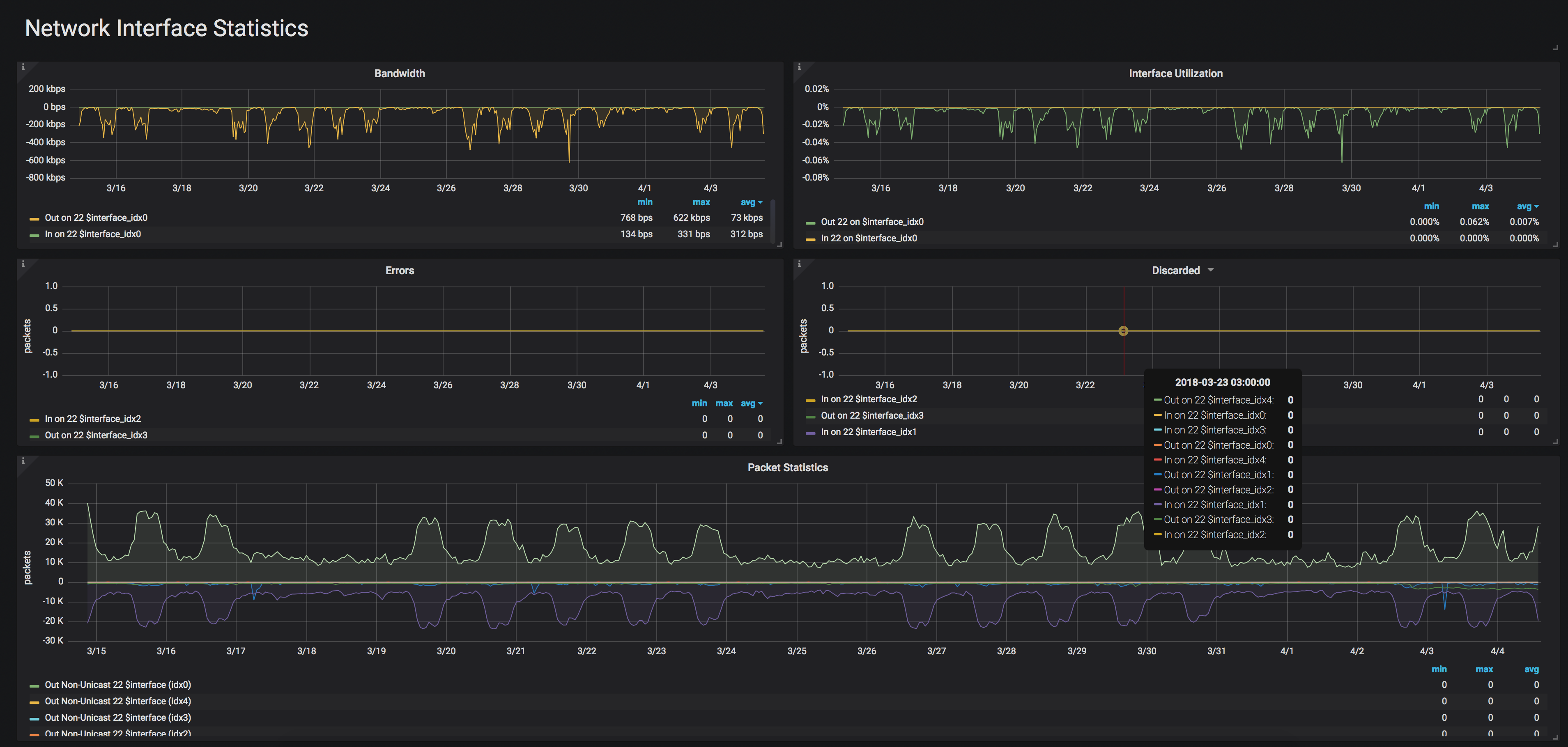
- MIB-2 interface metrics for each network interface, i.e errors, discards, bandwidth utilization, packet statistics
Data source config
Collector type:
Collector plugins:
Collector config:
Revisions
Upload an updated version of an exported dashboard.json file from Grafana
| Revision | Description | Created | |
|---|---|---|---|
| Download |