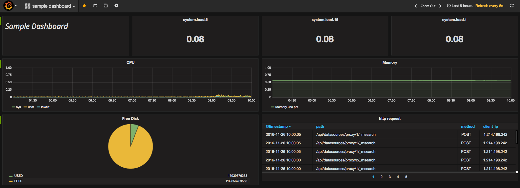
metricbeat-elasticsearch
Very easy monitoring stack : metricbeat , elasticsearch metrics : system(cpu, memory, process,diskio...), redis, nginx,apache, mongodb, ...
flow : metricbeat -> elasticsearch -> grafana
metricbeat : https://www.elastic.co/kr/products/beats gathering metrics : system, redis, nginx, mongodb
packetbeat : monitoring service port(tomcat, apache, mongodb….)
mixed datasource is multi elastic datasource.
metricbeat index, packetbeat index.
Data source config
Collector config:
Upload an updated version of an exported dashboard.json file from Grafana
| Revision | Description | Created | |
|---|---|---|---|
| Download |
Elasticsearch
Easily monitor Elasticsearch, a distributed, multitenant full-text search engine, with Grafana Cloud's out-of-the-box monitoring solution.
Learn more