Kafka Overview
Kafka usage and throughput
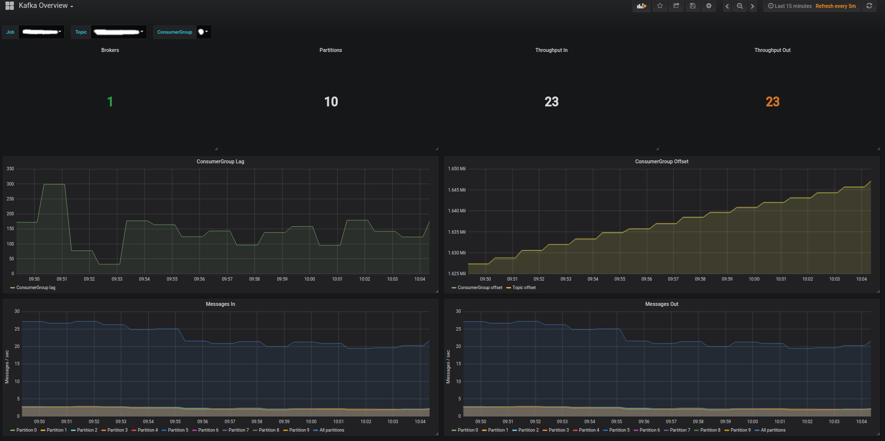
The dashboard for metrics collected by kafka_exporter. The job label must be kafka_exporter.
Data source config
Collector config:
Upload an updated version of an exported dashboard.json file from Grafana
| Revision | Description | Created | |
|---|---|---|---|
| Download |
Kafka
Easily monitor your Kafka deployment with Grafana Cloud's out-of-the-box monitoring solution.
Learn more