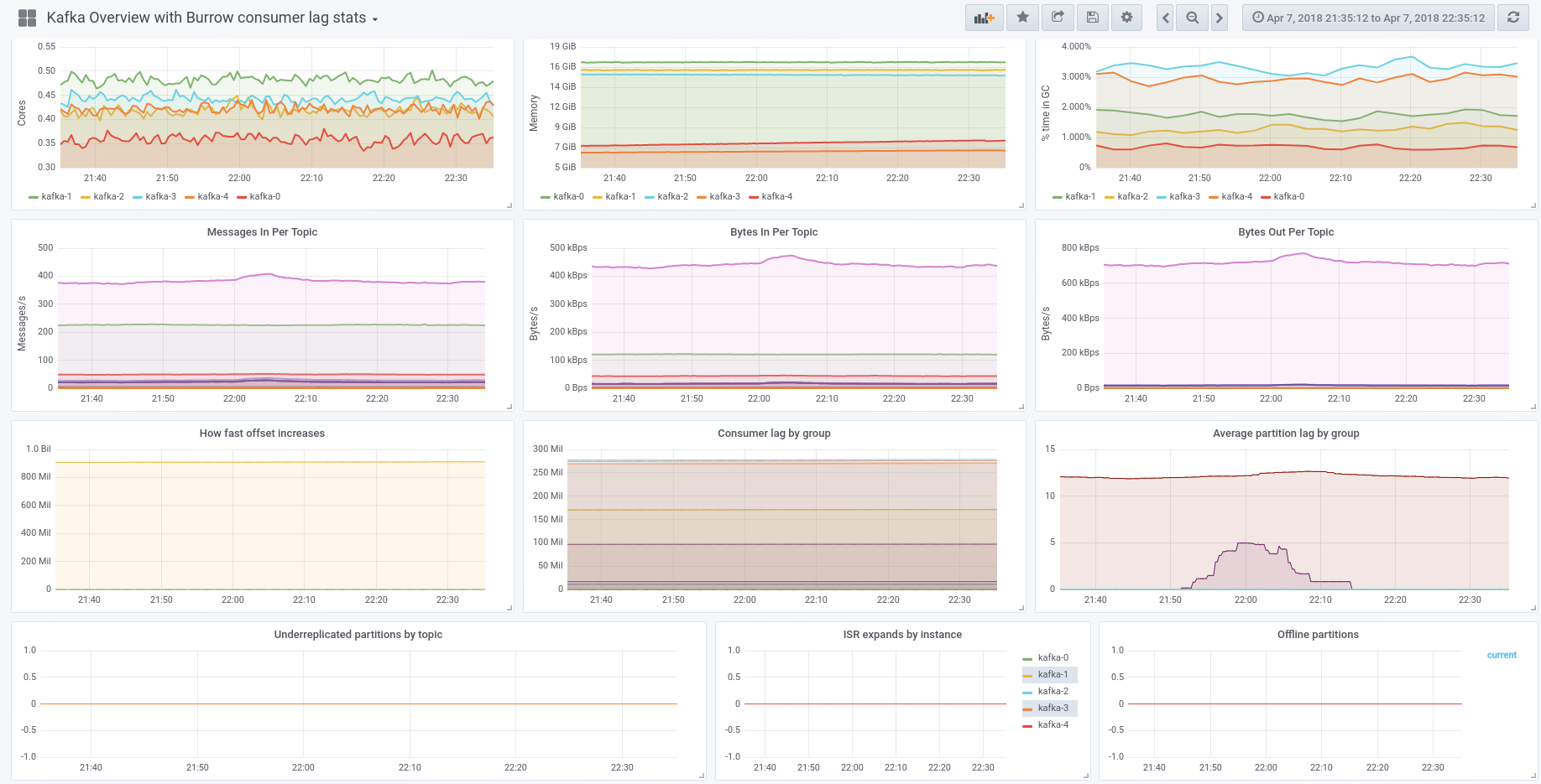
Kubernetes Kafka Overview, Burrow consumer lag stats, Kafka disk usage
Kafka resource usage and consumer lag overview
Docs:
https://github.com/ignatev/burrow-kafka-dashboard
25 april 2018
Add topic size
Add disk usage stats
Data source config
Collector config:
Upload an updated version of an exported dashboard.json file from Grafana
| Revision | Description | Created | |
|---|---|---|---|
| Download |
Kubernetes
Monitor your Kubernetes deployment with prebuilt visualizations that allow you to drill down from a high-level cluster overview to pod-specific details in minutes.
Learn more