BBj Interpreters and SQL Activity
Panels displaying various BBj interpreter and SQL-related metrics.
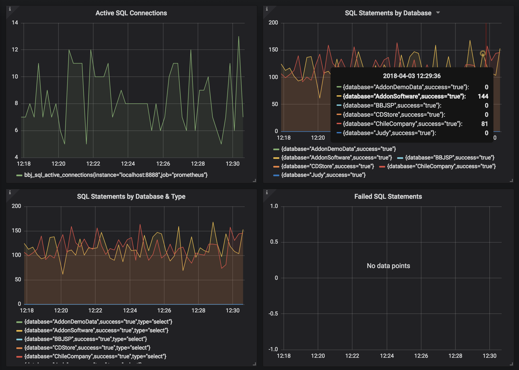
This dashboard displays various metrics related to BBj interpreters and SQL database operations including the current number of active connections over time as well as information related to the SQL statements being executed. Interpreter data includes those interpreters used by BBj applications as well as stored procedures, triggers, and asynchronous triggers.
Data source config
Collector config:
Upload an updated version of an exported dashboard.json file from Grafana
| Revision | Description | Created | |
|---|---|---|---|
| Download |
