Cassandra
Monitoring Cassandra with Prometheus using JXM exporter
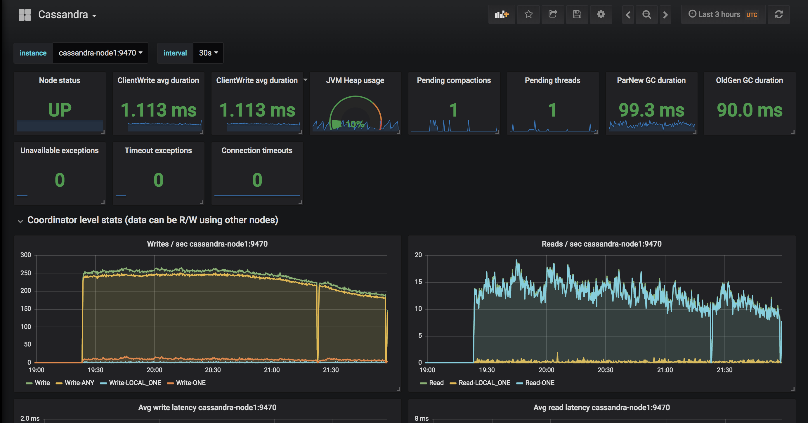
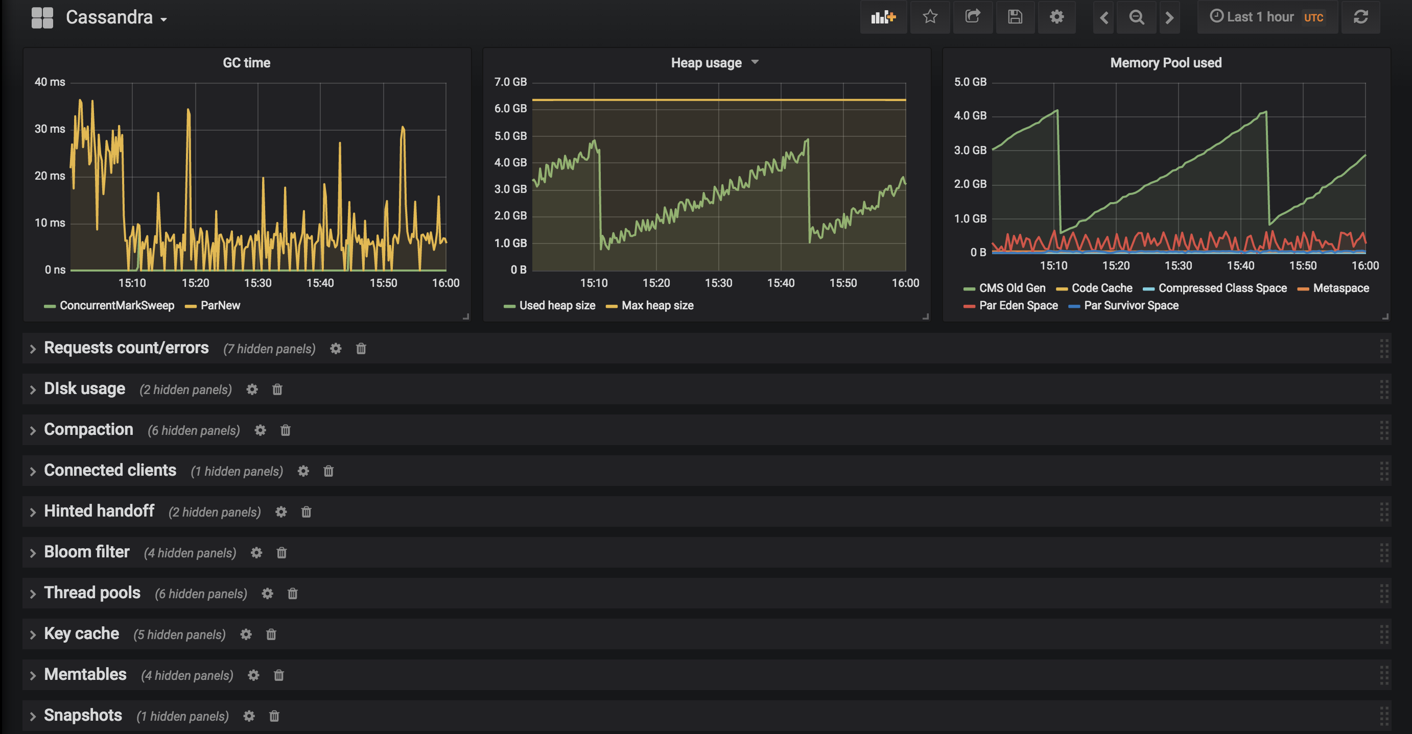
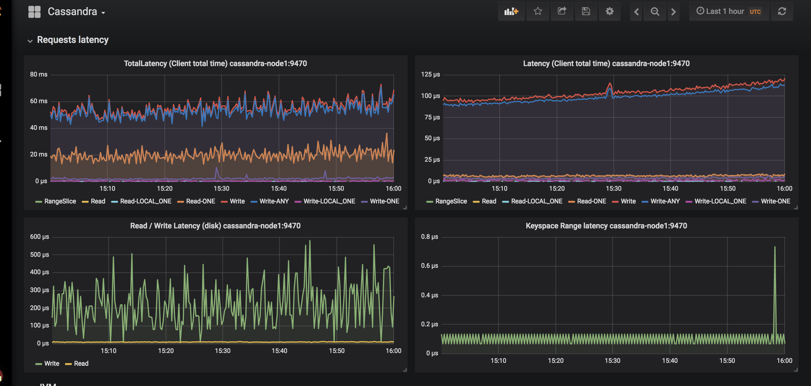
Cassandra dashboard for Prometheus JXM exporter
https://github.com/prometheus/jmx_exporter JXM exporter configuration:
lowercaseOutputName: true
lowercaseOutputLabelNames: true
whitelistObjectNames: [
"org.apache.cassandra.metrics:type=ColumnFamily,name=RangeLatency,*",
"org.apache.cassandra.metrics:type=ColumnFamily,name=LiveSSTableCount,*",
"org.apache.cassandra.metrics:type=ColumnFamily,name=SSTablesPerReadHistogram,*",
"org.apache.cassandra.metrics:type=ColumnFamily,name=SpeculativeRetries,*",
"org.apache.cassandra.metrics:type=ColumnFamily,name=MemtableOnHeapSize,*",
"org.apache.cassandra.metrics:type=ColumnFamily,name=MemtableSwitchCount,*",
"org.apache.cassandra.metrics:type=ColumnFamily,name=MemtableLiveDataSize,*",
"org.apache.cassandra.metrics:type=ColumnFamily,name=MemtableColumnsCount,*",
"org.apache.cassandra.metrics:type=ColumnFamily,name=MemtableOffHeapSize,*",
"org.apache.cassandra.metrics:type=ColumnFamily,name=BloomFilterFalsePositives,*",
"org.apache.cassandra.metrics:type=ColumnFamily,name=BloomFilterFalseRatio,*",
"org.apache.cassandra.metrics:type=ColumnFamily,name=BloomFilterDiskSpaceUsed,*",
"org.apache.cassandra.metrics:type=ColumnFamily,name=BloomFilterOffHeapMemoryUsed,*",
"org.apache.cassandra.metrics:type=ColumnFamily,name=SnapshotsSize,*",
"org.apache.cassandra.metrics:type=ColumnFamily,name=TotalDiskSpaceUsed,*",
"org.apache.cassandra.metrics:type=CQL,name=RegularStatementsExecuted,*",
"org.apache.cassandra.metrics:type=CQL,name=PreparedStatementsExecuted,*",
"org.apache.cassandra.metrics:type=Compaction,name=PendingTasks,*",
"org.apache.cassandra.metrics:type=Compaction,name=CompletedTasks,*",
"org.apache.cassandra.metrics:type=Compaction,name=BytesCompacted,*",
"org.apache.cassandra.metrics:type=Compaction,name=TotalCompactionsCompleted,*",
"org.apache.cassandra.metrics:type=ClientRequest,name=Latency,*",
"org.apache.cassandra.metrics:type=ClientRequest,name=Unavailables,*",
"org.apache.cassandra.metrics:type=ClientRequest,name=Timeouts,*",
"org.apache.cassandra.metrics:type=Storage,name=Exceptions,*",
"org.apache.cassandra.metrics:type=Storage,name=TotalHints,*",
"org.apache.cassandra.metrics:type=Storage,name=TotalHintsInProgress,*",
"org.apache.cassandra.metrics:type=Storage,name=Load,*",
"org.apache.cassandra.metrics:type=Connection,name=TotalTimeouts,*",
"org.apache.cassandra.metrics:type=ThreadPools,name=CompletedTasks,*",
"org.apache.cassandra.metrics:type=ThreadPools,name=PendingTasks,*",
"org.apache.cassandra.metrics:type=ThreadPools,name=ActiveTasks,*",
"org.apache.cassandra.metrics:type=ThreadPools,name=TotalBlockedTasks,*",
"org.apache.cassandra.metrics:type=ThreadPools,name=CurrentlyBlockedTasks,*",
"org.apache.cassandra.metrics:type=DroppedMessage,name=Dropped,*",
"org.apache.cassandra.metrics:type=Cache,scope=KeyCache,name=HitRate,*",
"org.apache.cassandra.metrics:type=Cache,scope=KeyCache,name=Hits,*",
"org.apache.cassandra.metrics:type=Cache,scope=KeyCache,name=Requests,*",
"org.apache.cassandra.metrics:type=Cache,scope=KeyCache,name=Entries,*",
"org.apache.cassandra.metrics:type=Cache,scope=KeyCache,name=Size,*",
#"org.apache.cassandra.metrics:type=Streaming,name=TotalIncomingBytes,*",
#"org.apache.cassandra.metrics:type=Streaming,name=TotalOutgoingBytes,*",
"org.apache.cassandra.metrics:type=Client,name=connectedNativeClients,*",
"org.apache.cassandra.metrics:type=Client,name=connectedThriftClients,*",
"org.apache.cassandra.metrics:type=Table,name=WriteLatency,*",
"org.apache.cassandra.metrics:type=Table,name=ReadLatency,*",
"org.apache.cassandra.net:type=FailureDetector,*",
]
#blacklistObjectNames: ["org.apache.cassandra.metrics:type=ColumnFamily,*"]
rules:
- pattern: org.apache.cassandra.metrics<type=(Connection|Streaming), scope=(\S*), name=(\S*)><>(Count|Value)
name: cassandra_$1_$3
labels:
address: "$2"
- pattern: org.apache.cassandra.metrics<type=(ColumnFamily), name=(RangeLatency)><>(Mean)
name: cassandra_$1_$2_$3
- pattern: org.apache.cassandra.net<type=(FailureDetector)><>(DownEndpointCount)
name: cassandra_$1_$2
- pattern: org.apache.cassandra.metrics<type=(Keyspace), keyspace=(\S*), name=(\S*)><>(Count|Mean|95thPercentile)
name: cassandra_$1_$3_$4
labels:
"$1": "$2"
- pattern: org.apache.cassandra.metrics<type=(Table), keyspace=(\S*), scope=(\S*), name=(\S*)><>(Count|Mean|95thPercentile)
name: cassandra_$1_$4_$5
labels:
"keyspace": "$2"
"table": "$3"
- pattern: org.apache.cassandra.metrics<type=(ClientRequest), scope=(\S*), name=(\S*)><>(Count|Mean|95thPercentile)
name: cassandra_$1_$3_$4
labels:
"type": "$2"
- pattern: org.apache.cassandra.metrics<type=(\S*)(?:, ((?!scope)\S*)=(\S*))?(?:, scope=(\S*))?,
name=(\S*)><>(Count|Value)
name: cassandra_$1_$5
labels:
"$1": "$4"
"$2": "$3"JMX exporter configuration can also be found here: https://github.com/oleg-glushak/cassandra-prometheus-jmx
Tested on:
- Prometheus v2.2
- Grafana v5.0
- JMX exporter v0.3.0
- Cassandra v3.11
Data source config
Collector config:
Upload an updated version of an exported dashboard.json file from Grafana
| Revision | Description | Created | |
|---|---|---|---|
| Download |
Apache Cassandra
Easily monitor Apache Cassandra, the popular open source NoSQL distributed database, with Grafana Cloud's out-of-the-box monitoring solution.
Learn more