Kubernetes Nodes

Dashboard to for node information

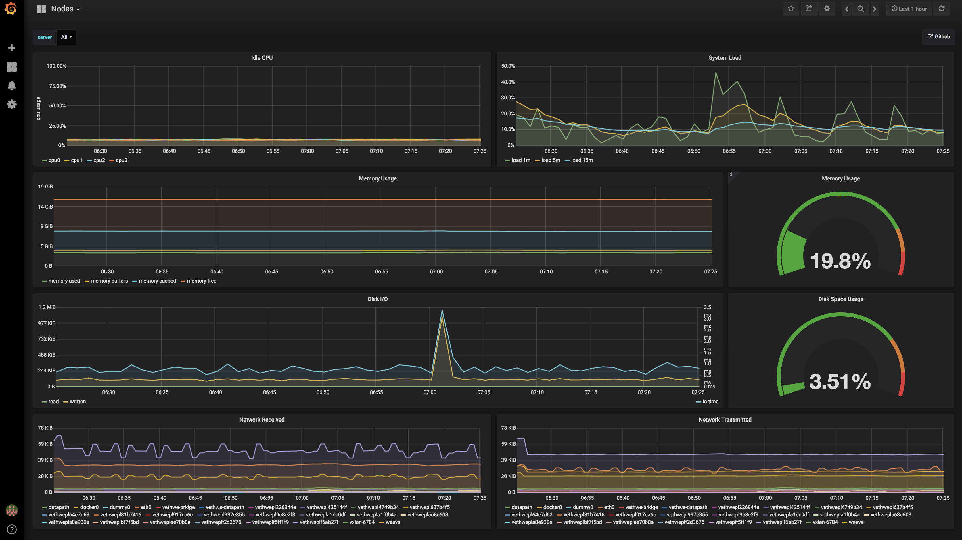
Kubernetes Nodes screenshot 1

Displays cpu/memory/networking/disk for individual nodes or all nodes averaged together.

The configuration is compatible with this instillation of Prometheus - https://github.com/kubernetes/charts/tree/master/stable/prometheus A default node exporter will also likely function.

Dashboard sources - https://github.com/sstarcher/grafana-dashboards

Revisions
RevisionDescriptionCreated
Kubernetes

Kubernetes

by Grafana Labs
Grafana Labs solution

Monitor your Kubernetes deployment with prebuilt visualizations that allow you to drill down from a high-level cluster overview to pod-specific details in minutes.

Learn more

Get this dashboard

Import the dashboard template

or

Download JSON

Datasource
Dependencies