Flink_JVM_JobManager_TaskManager
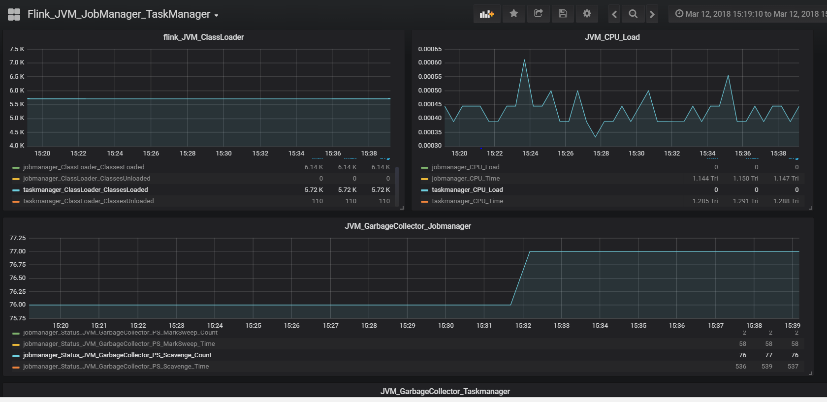
This dashboard is used to monitor the metrics related to Flink Jobmanager and Taskmanager
Below is the link for Apache Flink Documentation , System-metrics
https://ci.apache.org/projects/flink/flink-docs-release-1.4/monitoring/metrics.html#system-metrics
Data source config
Collector config:
Upload an updated version of an exported dashboard.json file from Grafana
| Revision | Description | Created | |
|---|---|---|---|
| Download |
