OpenNMS Network Interfaces Report
OpenNMS statistics about network interfaces with Standard MIB 2 metrics.
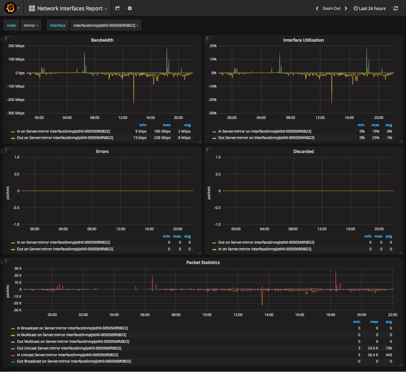
This report gives an overview about network interfaces supported by the SNMP MIB-2 standard and shows the following metrics:
- Interface throughput in bits/sec
- Interface bandwidth in percentage
- Packet statistics for Errors and Discard
- Statistics about the transmitted packet types for Unicast, Multicast and Broadcast
Report source available in our Grafana Dashboard GitHub Repository.
Data source config
Collector config:
Upload an updated version of an exported dashboard.json file from Grafana
| Revision | Description | Created | |
|---|---|---|---|
| Download |
