Mesos
Simple Mesos Dashboard for monitoring cpu and memory usage.
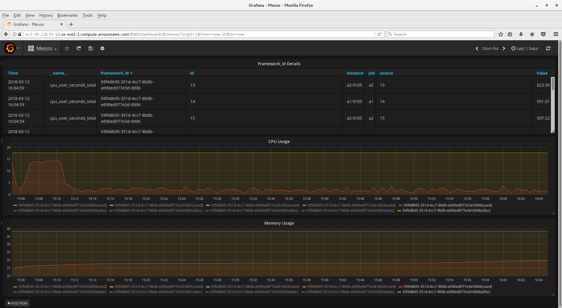
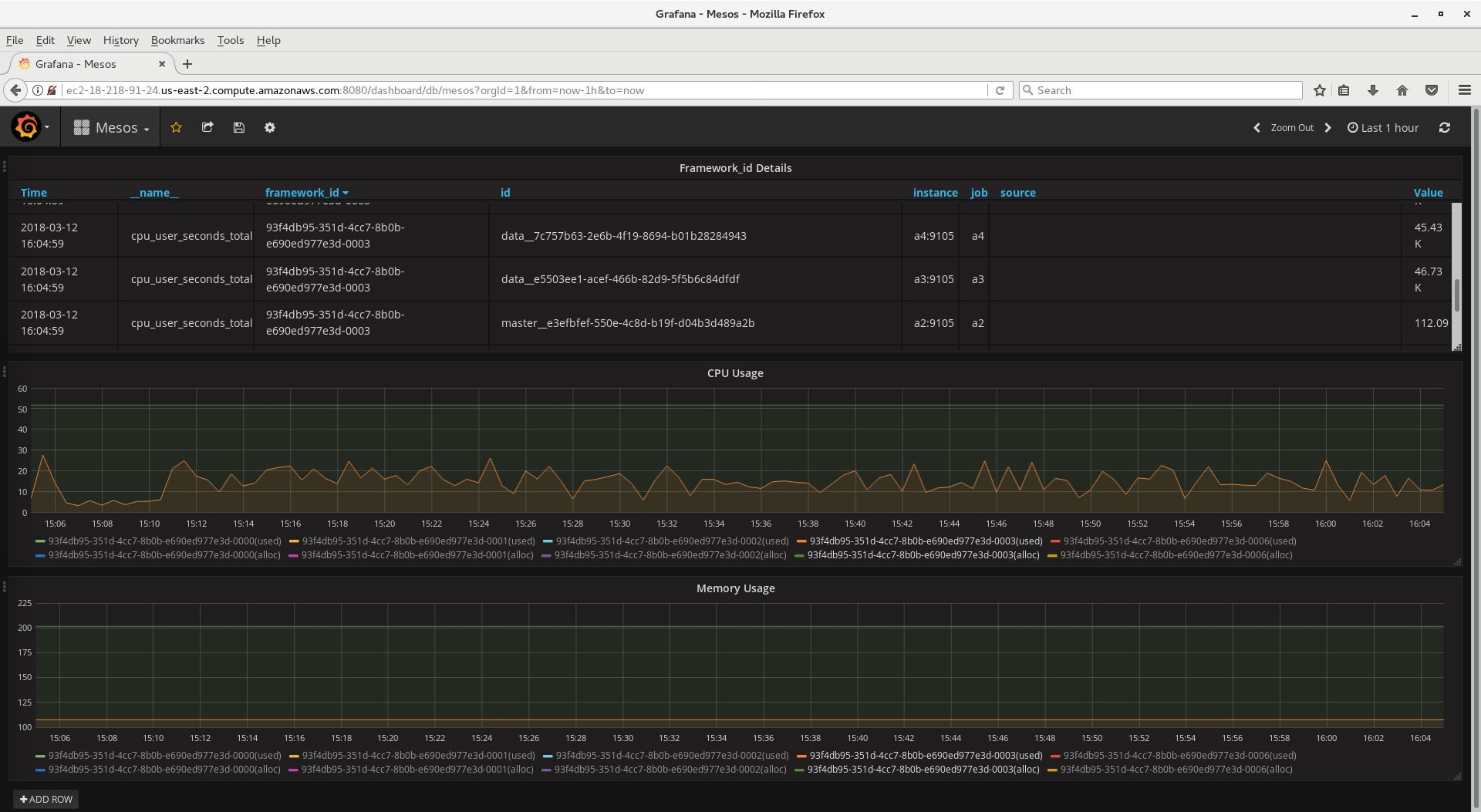
Dashboard Includes
- Table with FrameworkID's (Name, Time, etc.)
- CPU Usage (Allocated and Used) by FrameworkID
- Memory Usage (Allocated and Used) by FrameworkID
Installation
- Install meos_exporter on each master, private agent, and public agent node
- Install Promethesus. Configure Promethesus to pull information from the nodes.
Data source config
Collector config:
Upload an updated version of an exported dashboard.json file from Grafana
| Revision | Description | Created | |
|---|---|---|---|
| Download |
Apache Mesos
Easily monitor Apache Mesos, an open source distributed systems kernel, with Grafana Cloud's out-of-the-box monitoring solution.
Learn more