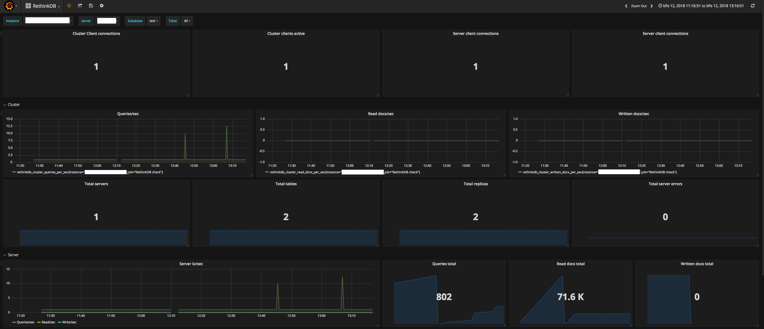
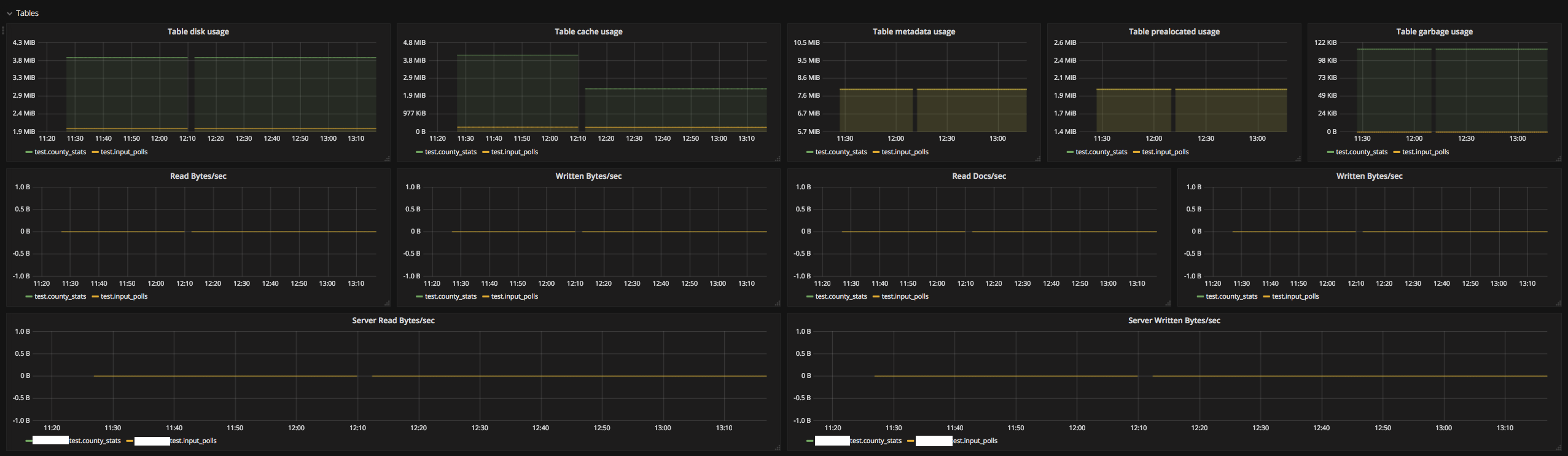
RethinkDB
Dashboard for Prometheus collected RethinkDB stats
Dashboard for RethinkDB exporter https://github.com/oliver006/rethinkdb_exporter
Data source config
Collector config:
Upload an updated version of an exported dashboard.json file from Grafana
| Revision | Description | Created | |
|---|---|---|---|
| Download |
