UBNT Bridge Dashboard
UBNT Templated Dashboard
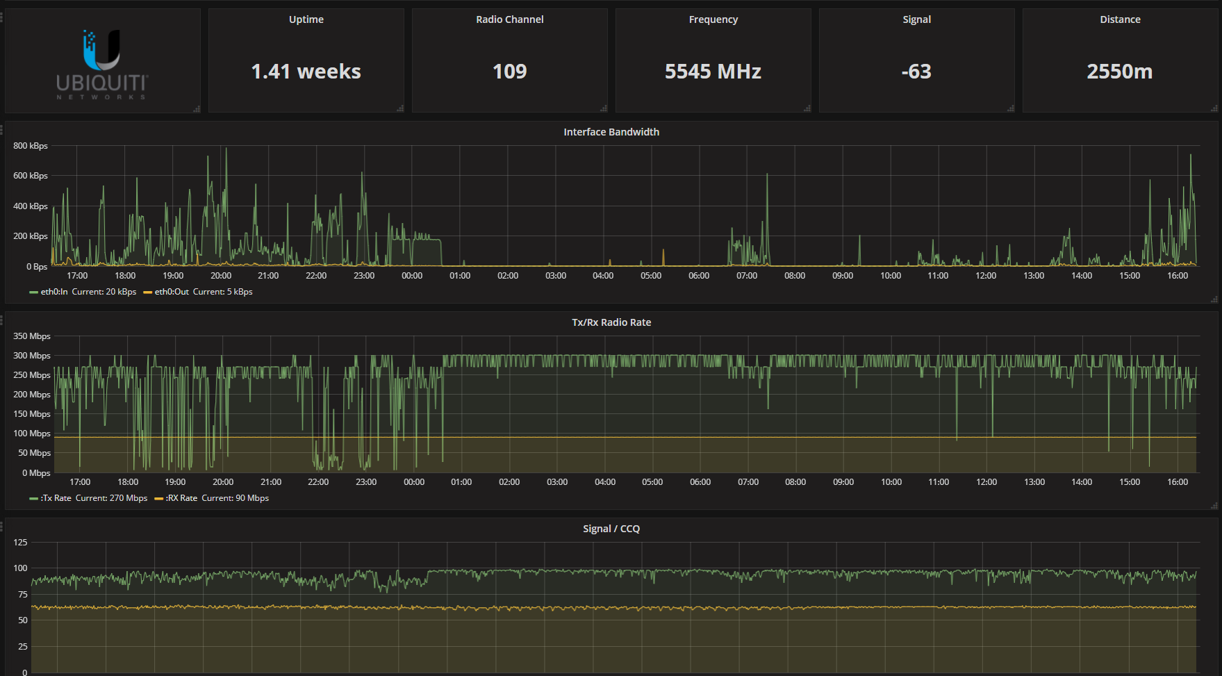
This dashboard is based on “waterbywind” dashboards. It is used for UBNT bridges monitoring.
AirMax, Nanostation, Nanobridge and so on
Data source config
Collector config:
Upload an updated version of an exported dashboard.json file from Grafana
| Revision | Description | Created | |
|---|---|---|---|
| Download |
