Kubernetes Container Stats
Summery metrics about containers running on Kubernetes nodes.
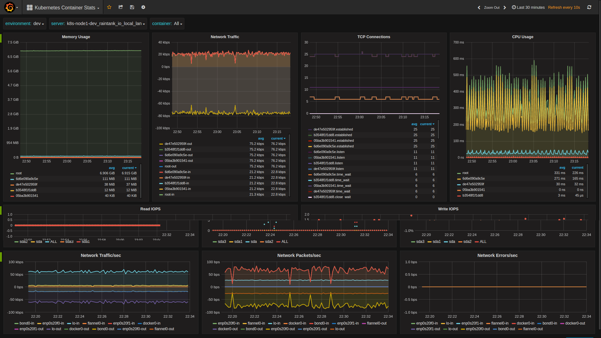
This dashboard provides summary performance and availability metrics of a Kubernetes Node. The data for this dashboard is expected to come from Snap agents running on every Kubernetes Node. This is best achieved by using the snap_k8s docker image available on docker hub.
To deploy the snap_k8s containers in your Kubernetes environment it is advised to use the following DaemonSet config.
apiVersion: extensions/v1beta1
kind: DaemonSet
metadata:
name: snap
namespace: kube-system
spec:
template:
metadata:
name: snap
labels:
daemon: snapd
spec:
hostPID: true
hostNetwork: true
containers:
- name: snap
image: raintank/snap_k8s:v4
volumeMounts:
- mountPath: /sys/fs/cgroup
name: cgroup
- mountPath: /var/run/docker.sock
name: docker-sock
- mountPath: /var/lib/docker
name: fs-stats
- mountPath: /usr/local/bin/docker
name: docker
- mountPath: /proc_host
name: proc
- mountPath: /opt/snap/tasks
name: snap-tasks
ports:
- containerPort: 8181
hostPort: 8181
name: snap-api
imagePullPolicy: IfNotPresent
securityContext:
privileged: true
env:
- name: PROCFS_MOUNT
value: /proc_host
volumes:
- name: dev
hostPath:
path: /dev
- name: cgroup
hostPath:
path: /sys/fs/cgroup
- name: docker-sock
hostPath:
path: /var/run/docker.sock
- name: fs-stats
hostPath:
path: /var/lib/docker
- name: docker
hostPath:
path: /usr/bin/docker
- name: proc
hostPath:
path: /proc
- name: snap-tasks
configMap:
name: snap-tasks
---
apiVersion: v1
kind: ConfigMap
metadata:
name: snap-tasks
namespace: kube-system
data:
core.json: |-
{
"version": 1,
"schedule": {
"type": "simple",
"interval": "10s"
},
"workflow": {
"collect": {
"metrics": {
"/intel/docker/*":{},
"/intel/procfs/cpu/*": {},
"/intel/procfs/meminfo/*": {},
"/intel/procfs/iface/*": {},
"/intel/linux/iostat/*": {},
"/intel/procfs/load/*": {}
},
"config": {
"/intel/procfs": {
"proc_path": "/proc_host"
}
},
"process": null,
"publish": [
{
"plugin_name": "graphite",
"config": {
"prefix": "snap.dev.<%NODE%>",
"server": "graphite.local",
"port": 2003
}
}
]
}
}
}The only section that you should change is the graphite config.
- The server and port should be that of your Graphite server.
- The prefix will be inserted at the start of every metric produced by snap. For this dashboard the prefix is expected to be in the format “snap.
. ” , where is something like “dev”, “qa” or “prod” and is the hostname of the Kubernetes node. When using the snap_k8s docker image the literal string “<%NODE%>” can be used in the prefix and it will be replaced with the slugified representation of the hostname that the container is running on. So if the hostname was “k8s-node1.dev.raintank.io” <%NODE%> would be replaced with “k8s-node1_dev_raintank_io”.
Simply write the kubernetes DaemonSet and ConfigMap to a file name snap_ds.yaml, then run
kubectl create -f snap_ds.yamlData source config
Collector config:
Upload an updated version of an exported dashboard.json file from Grafana
| Revision | Description | Created | |
|---|---|---|---|
| Download |
Kubernetes
Monitor your Kubernetes deployment with prebuilt visualizations that allow you to drill down from a high-level cluster overview to pod-specific details in minutes.
Learn more