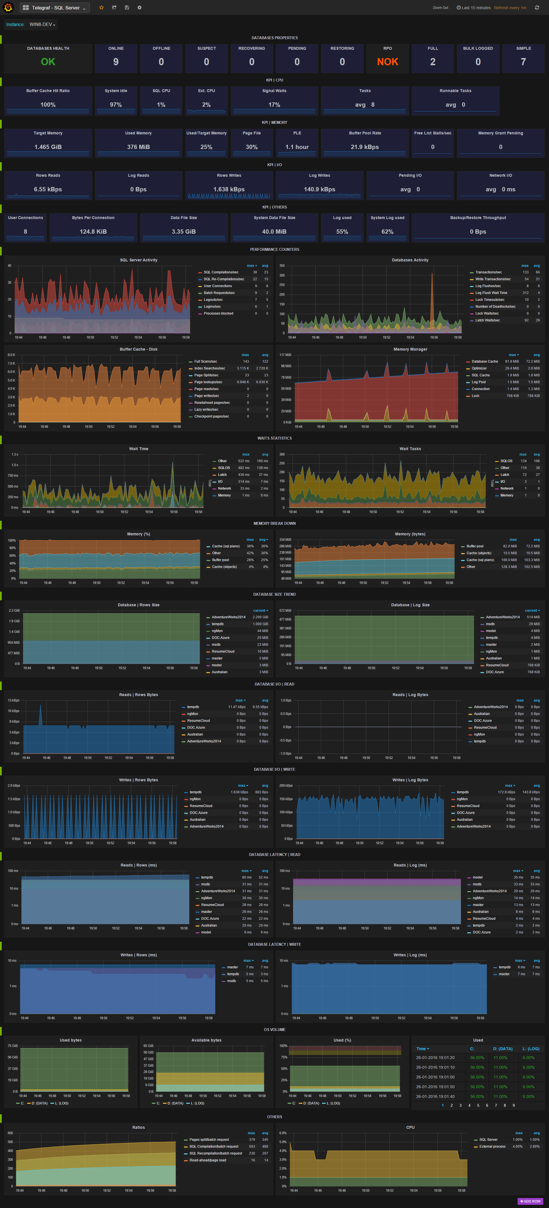
SQL Server Monitoring
Performance and health metrics for your SQL Servers.
Based on https://grafana.com/dashboards/409 with updates
The dashboard provides KPIs and graphs for metrics collected in real-time by the Telegraf agent and stored in InfluxDB:
- Databases KPI
- CPU, memory and I/O KPI
- Performance counters
- Wait statistics
- Memory break down
- Transaction log activity
- Availability replica statistics …
For detailed metrics and configuration, see : https://github.com/influxdata/telegraf/tree/master/plugins/inputs/sqlserver
Data source config
Collector config:
Upload an updated version of an exported dashboard.json file from Grafana
| Revision | Description | Created | |
|---|---|---|---|
| Download |
