Java Micrometer Basics
https://github.com/nobusugi246/prometheus-grafana-spring-mac
- docker-compose.yml for Prometheus and Grafana Containers.
- Spring Boot (Ver.1.5.10) sample project with Actuator Micrometer for Prometheus.
Data source config
Collector config:
Upload an updated version of an exported dashboard.json file from Grafana
| Revision | Description | Created | |
|---|---|---|---|
| Download |
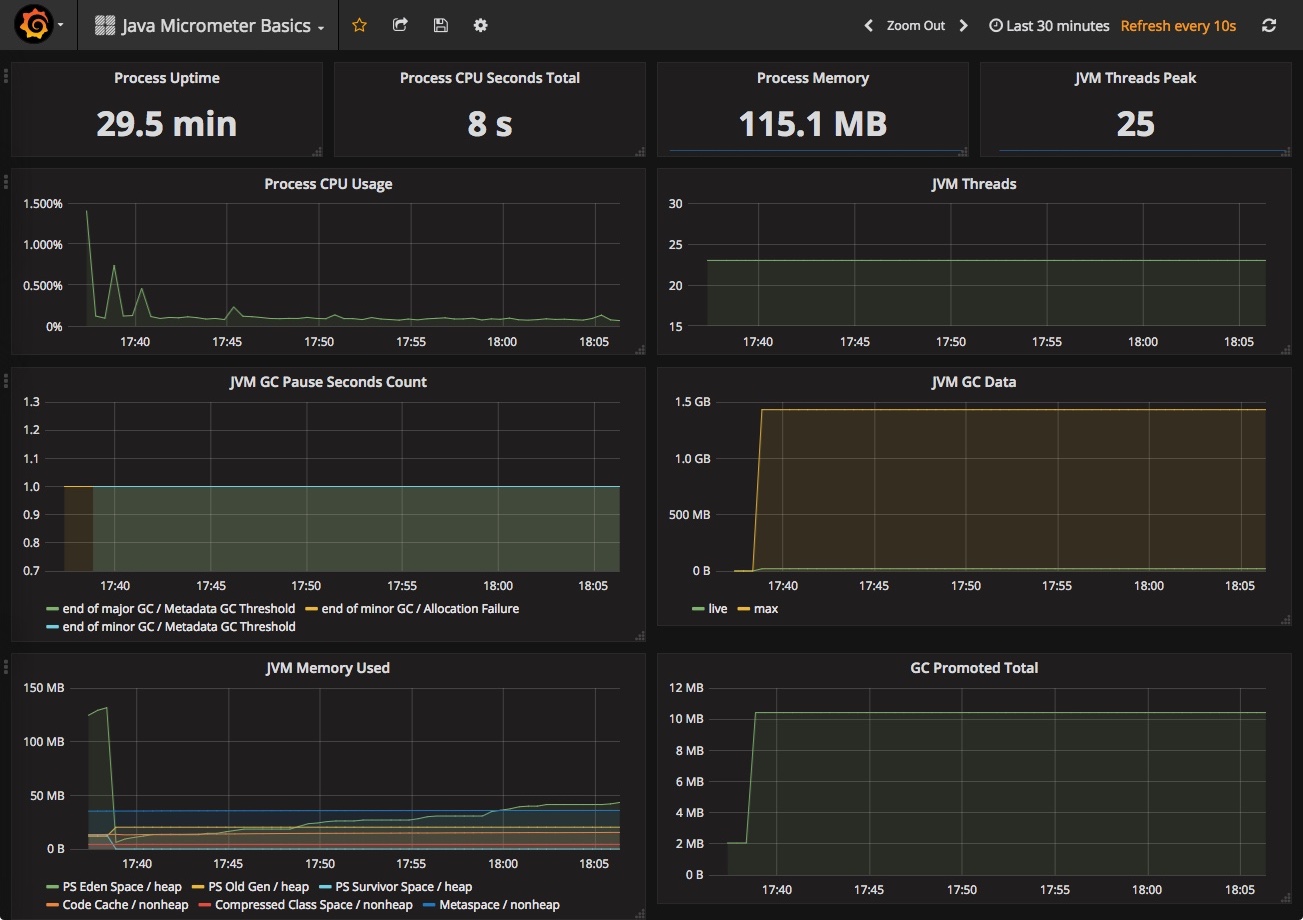
Java Virtual Machine (JVM)
Easily monitor a Java virtual machine, which allows computers to run Java programs, with Grafana Cloud's out-of-the-box monitoring solution.
Learn more