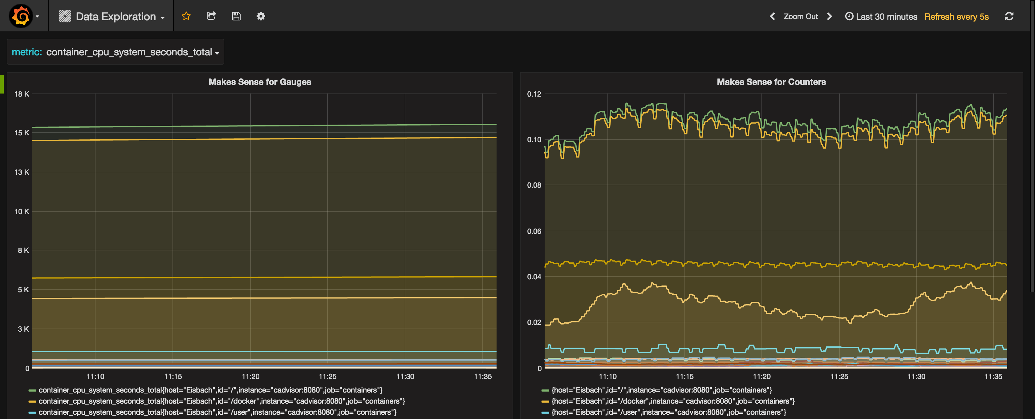
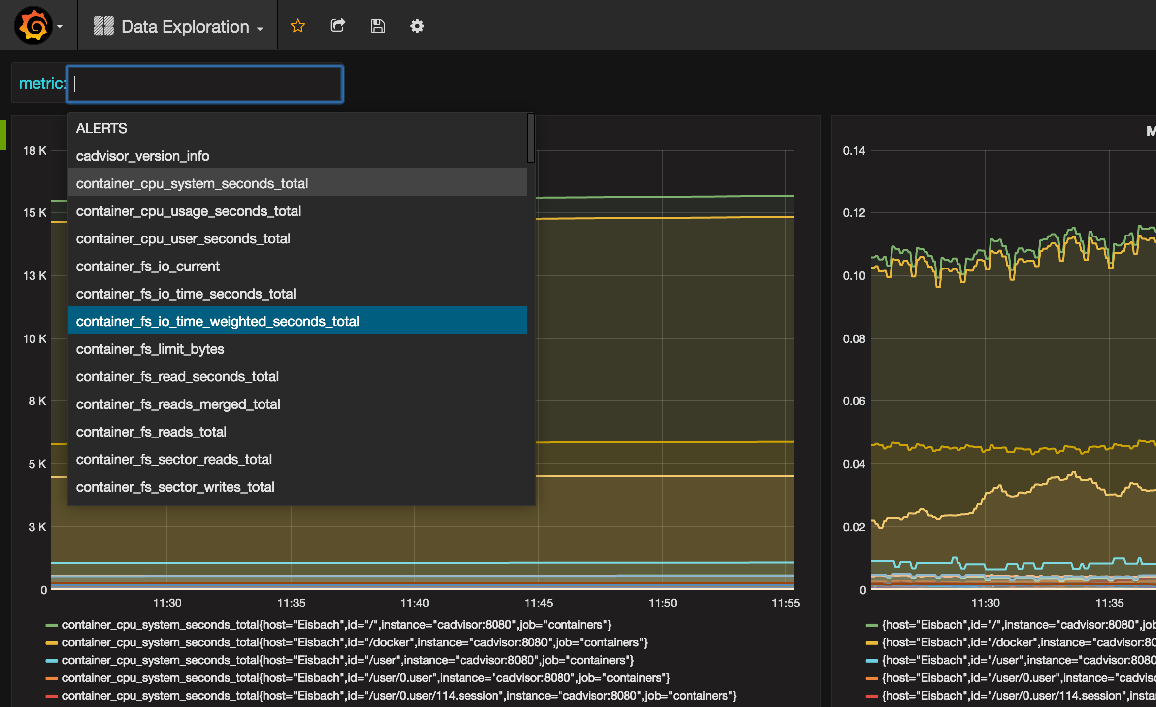
Prometheus Data Exploration
VERY simple dashboard to VERY easily view and explore Prometheus data. Just click away.
Github repository: https://github.com/uschtwill/various-dashboards
Data source config
Collector config:
Upload an updated version of an exported dashboard.json file from Grafana
| Revision | Description | Created | |
|---|---|---|---|
| Download |
Metrics Endpoint (Prometheus)
Easily monitor any Prometheus-compatible and publicly accessible metrics URL with Grafana Cloud's out-of-the-box monitoring solution.
Learn more