MistServer All Streams Details
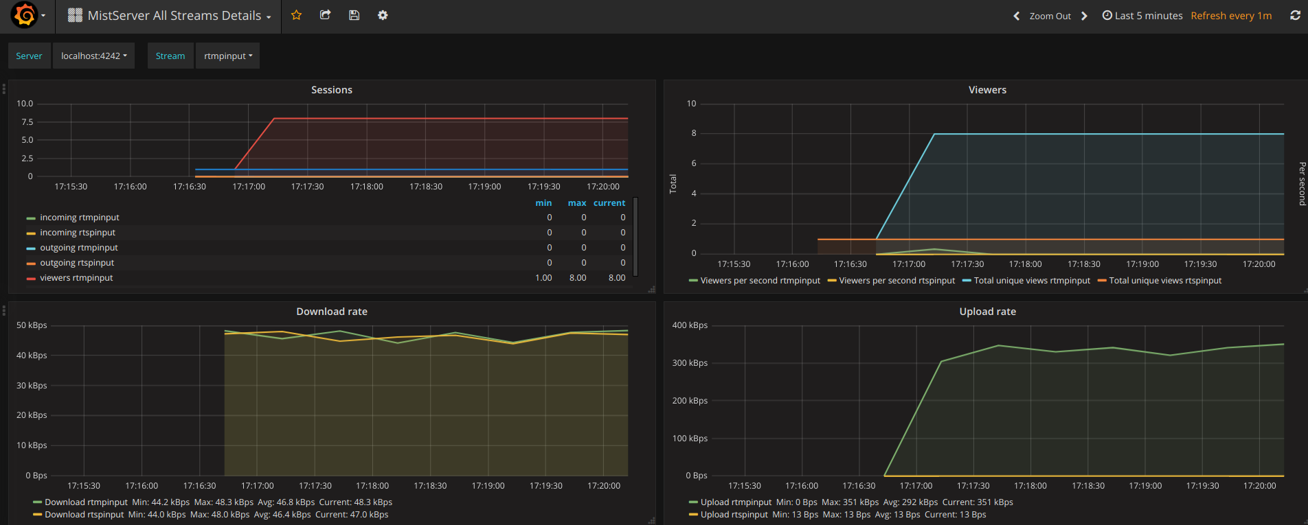
A stream-specific overview of the stats that MistServer makes available. Has a dropdown at the top for server selection. Shows all streams at once. Works best for servers with only a few streams configured/active.
This dashboard provides you with the most critical stream stats for MistServer installs. Supports multiple servers through a dropdown at the top, displays all streams for that server in a single view.
As mentioned on the MistServer developer blog, where setup instructions can also be found.
Data source config
Collector config:
Upload an updated version of an exported dashboard.json file from Grafana
| Revision | Description | Created | |
|---|---|---|---|
| Download |
