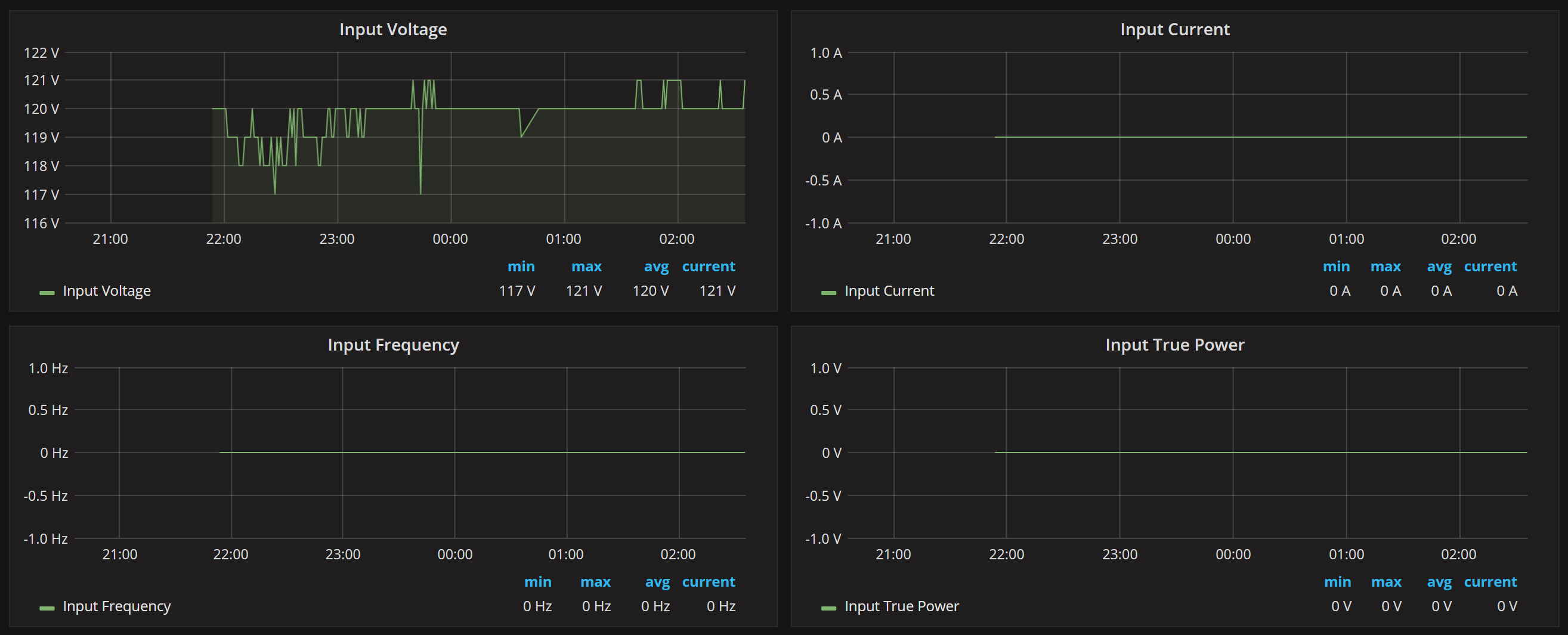
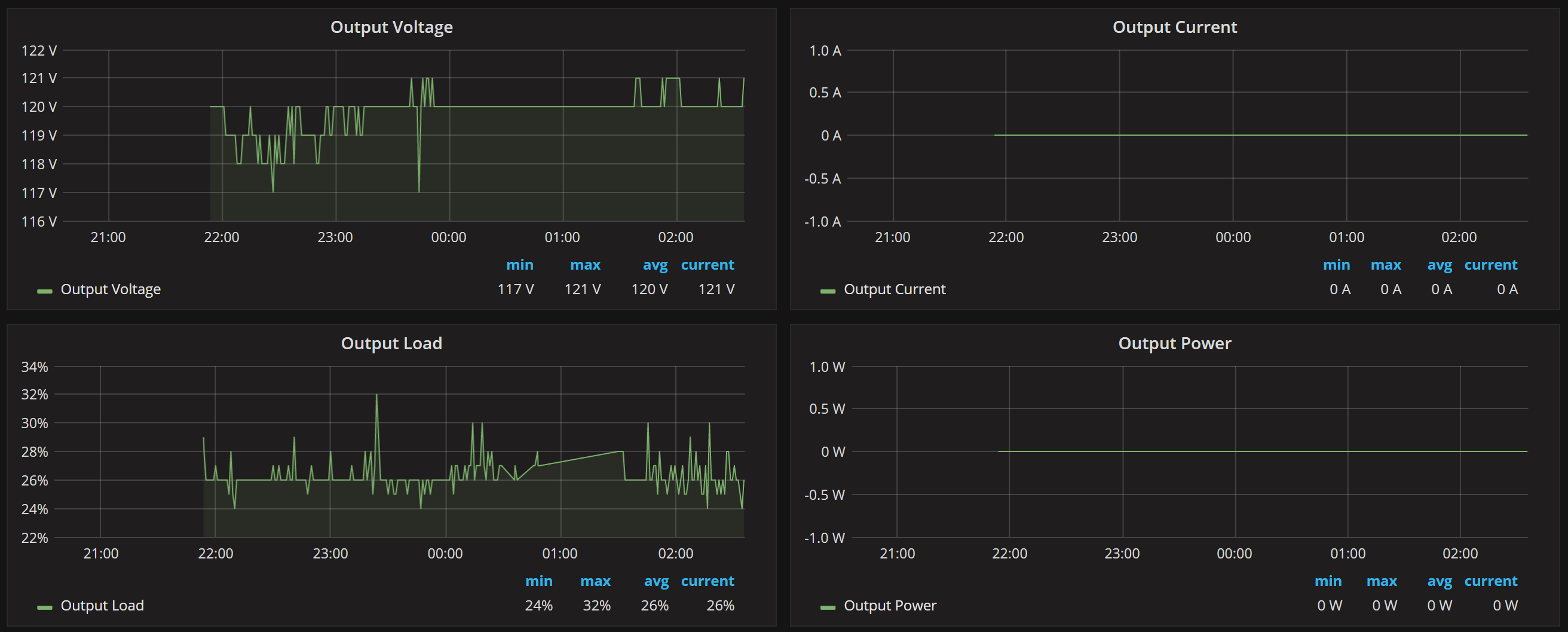
CyberPower UPS Status
For displaying CyberPower PowerPanel Business Edition information
See how to install this dashboard here http://www.tgz.io/index.php/2018/01/22/cyberpower-ups-grafana-telegraf-snmp/
Data source config
Collector config:
Upload an updated version of an exported dashboard.json file from Grafana
| Revision | Description | Created | |
|---|---|---|---|
| Download |
