Grafana
Visualize Grafana graphs based on Gatling benchmark results stored in Influxdb. Fully compatible with Docker.
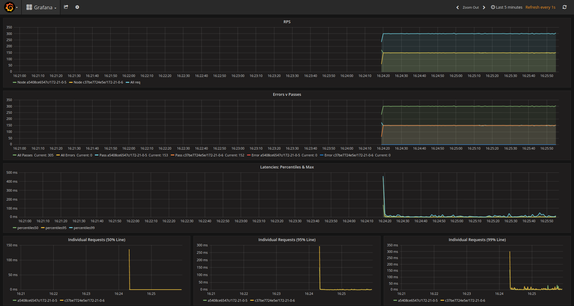
Suitable to see what is happening in real time when running Gatling in a distributed environment. Example setup can be found in github (https://github.com/ugurarpaci/gatling-docker)
Data source config
Collector config:
Upload an updated version of an exported dashboard.json file from Grafana
| Revision | Description | Created | |
|---|---|---|---|
| Download |
