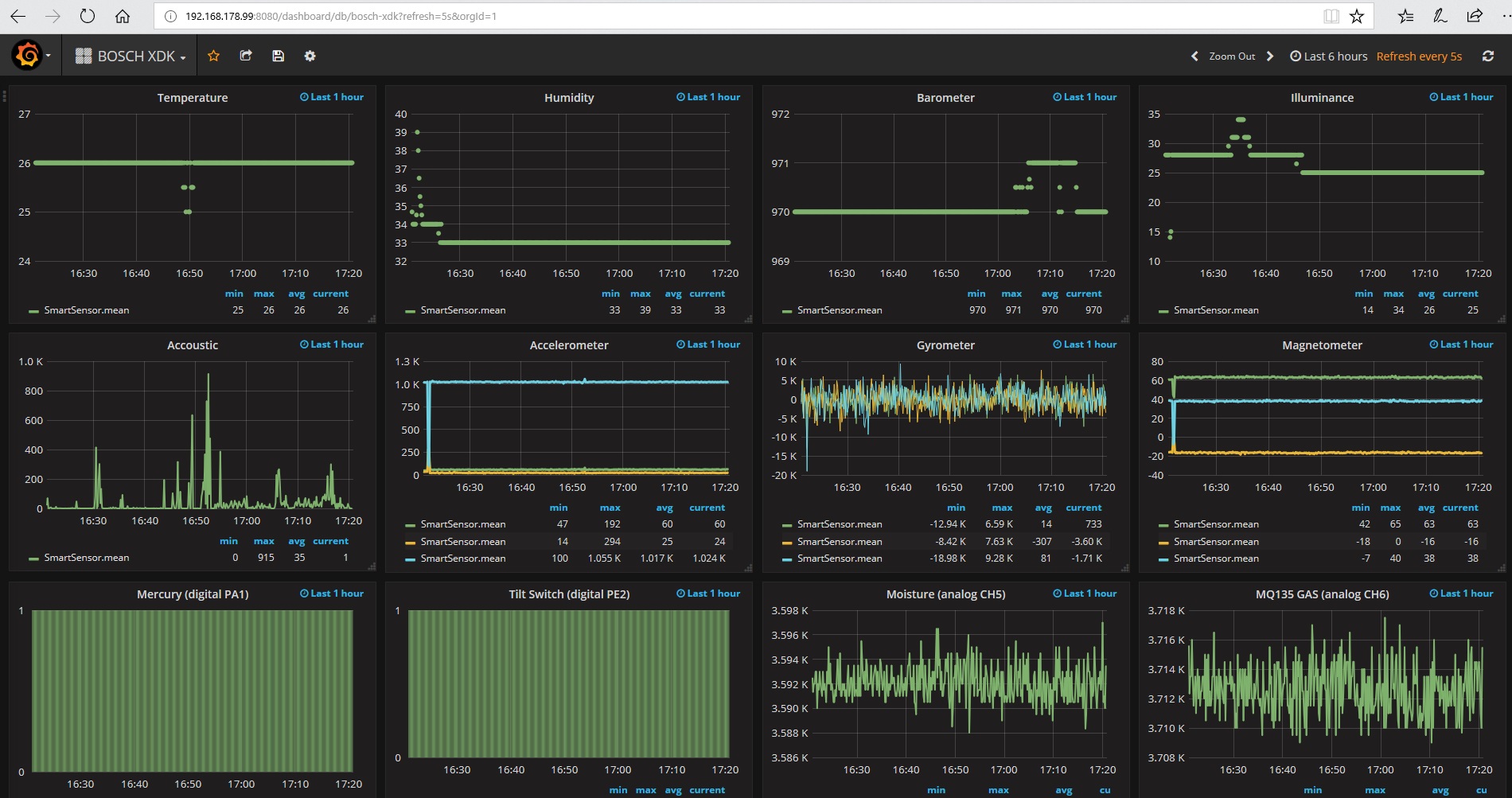
BOSCH XDK
dashboard shows the sensor data of BOSCH XDK system
Experience the XDK Node, the universal programmable sensor device packed with state of the art sensor technology and ready-to-use software packages, capable of fulfilling all your IoT application needs.
Data source config
Collector config:
Upload an updated version of an exported dashboard.json file from Grafana
| Revision | Description | Created | |
|---|---|---|---|
| Download |
