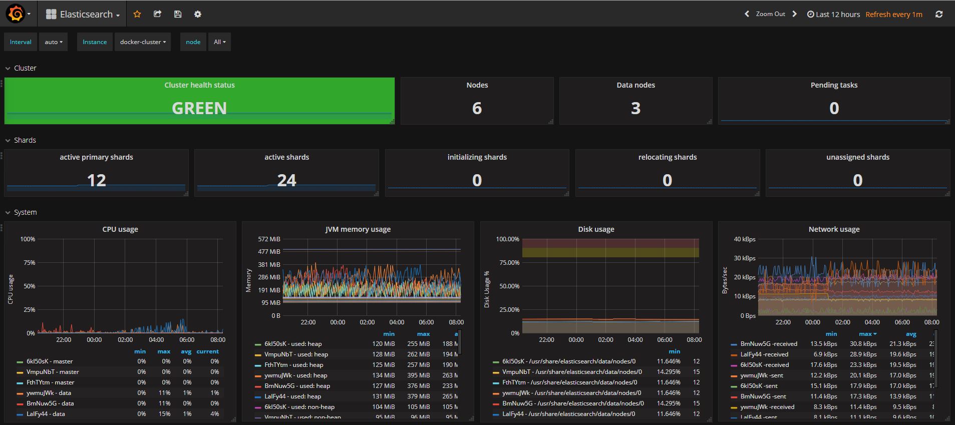
Elasticsearch
Elasticsearch detailed dashboard
This dashboard requires elasticsearch_exporter(https://github.com/justwatchcom/elasticsearch_exporter) that can be run as a sidecar docker next to ES.
Her is an example how to run the elasticsearch_exporter container using compose:
version: '3.4'
services:
elasticsearch_exporter:
image: docker-registry.ecg.so/dk/docker-hub/justwatch/elasticsearch_exporter:1.0.2
command:
- '-es.uri=http://es_master:9200'
- '-es.all'
- '-es.indices'
ports:
- "9108:9108"Data source config
Collector config:
Upload an updated version of an exported dashboard.json file from Grafana
| Revision | Description | Created | |
|---|---|---|---|
| Download |
Elasticsearch
Easily monitor Elasticsearch, a distributed, multitenant full-text search engine, with Grafana Cloud's out-of-the-box monitoring solution.
Learn more