Huawei Dorado Storage
Huawei Dorado Storage metrics via SNMP
A templated Grafana dashboard for the Huawei Dorado all flash storage
Dependencies InfluxDB as the time-series database and Telegraf as the collector needs to be installed
More info see my blog For all latest files, see My GitHub page
Quick Start
- Enable SNMP on your Huawei Dorado storage
- Put dorado.conf in your
/etc/telegraf/telegraf.ddirectory - Edit the community string as appropriate
- Edit the SNMP verion as appropriate, please note that verion 2 is disabled by default on the Huawei OceanStor, check with
show snmp versionon the Storage - Edit the ‘agents’ list to include all of your monitored Dorado storages
- Put the files in the mibs dir
/usr/share/snmp/mibs - Import the Grafana dashboard
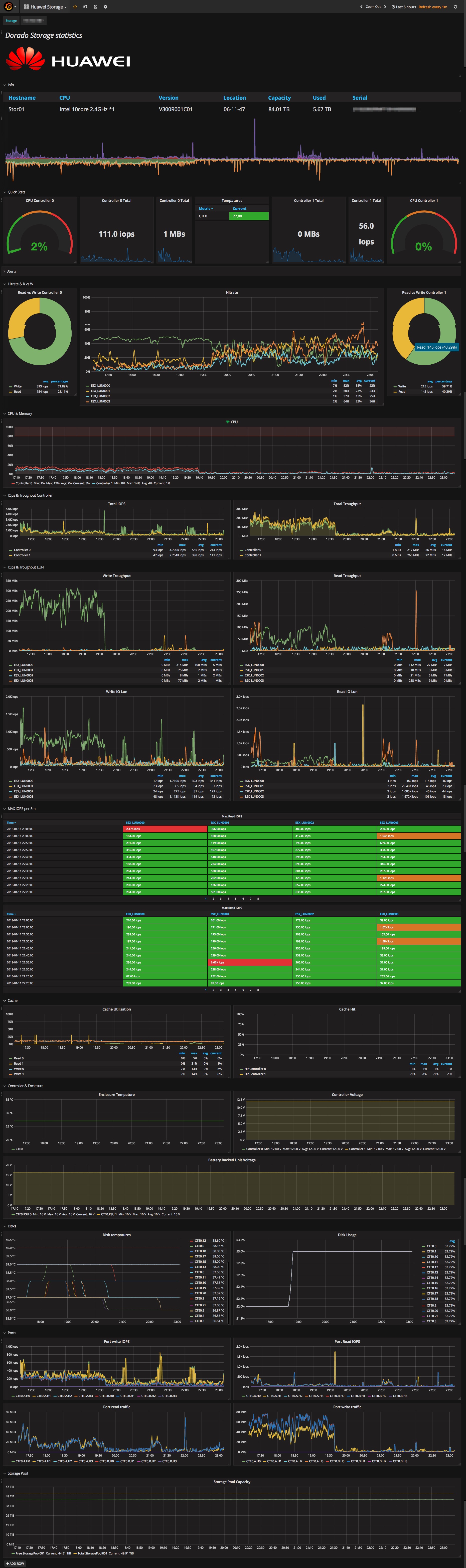
Screenshot
After you setup all, you should have some dashboard like this

Data source config
Collector config:
Upload an updated version of an exported dashboard.json file from Grafana
| Revision | Description | Created | |
|---|---|---|---|
| Download |
