SLURM Dashboard
slurm-exporter
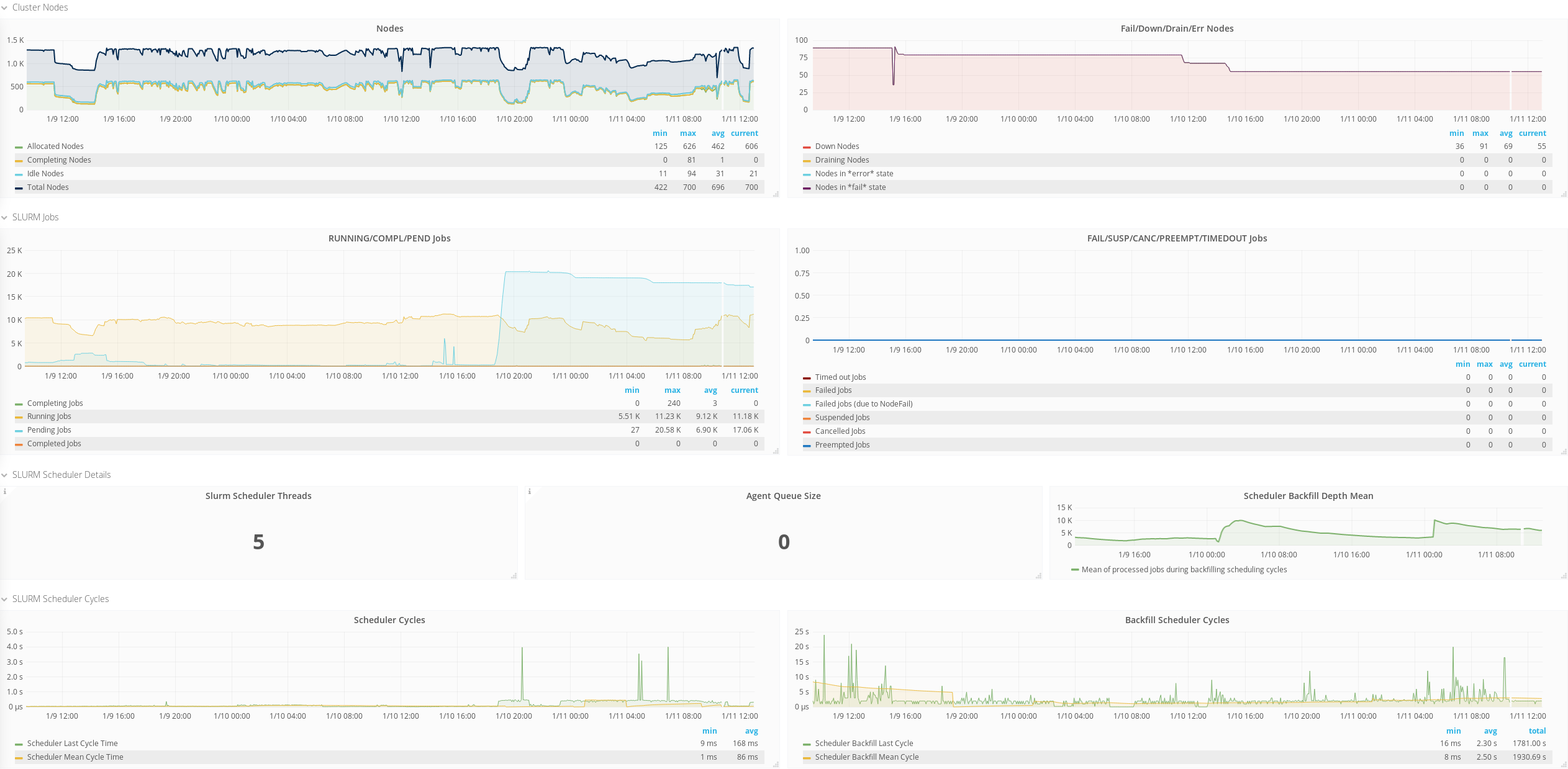
This dashboard can be used to visualize the status of a Linux cluster managed through SLURM.
SLURM is a scalable cluster management and job scheduling system for Linux clusters.
In order to use this dashboard you need to install the SLURM exporter for Prometheus.
Latest version of the dashboard should be used only with most recent version of the Slurm exporter.
The following metrics will be displayed:
- State of CPUs/GPUs
- State of the Nodes
- Status of the Jobs: include also info about Running/Pending/Suspended jobs per Account/User
- Scheduler Information
- Share Information
Data source config
Collector config:
Upload an updated version of an exported dashboard.json file from Grafana
| Revision | Description | Created | |
|---|---|---|---|
| Download |
