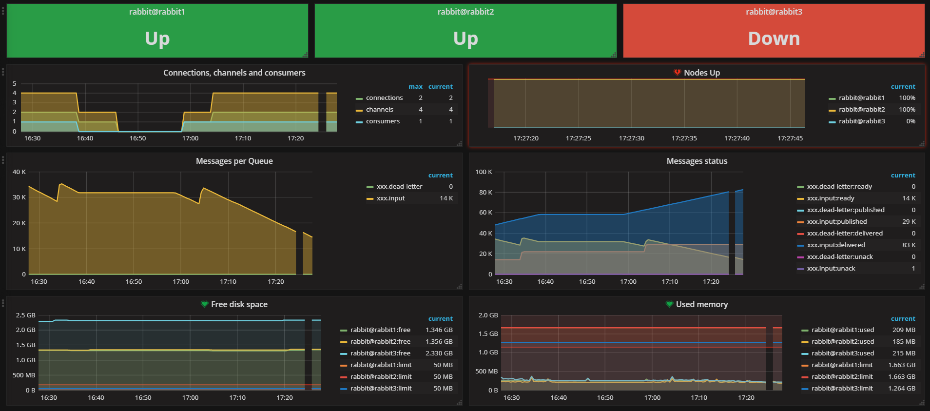
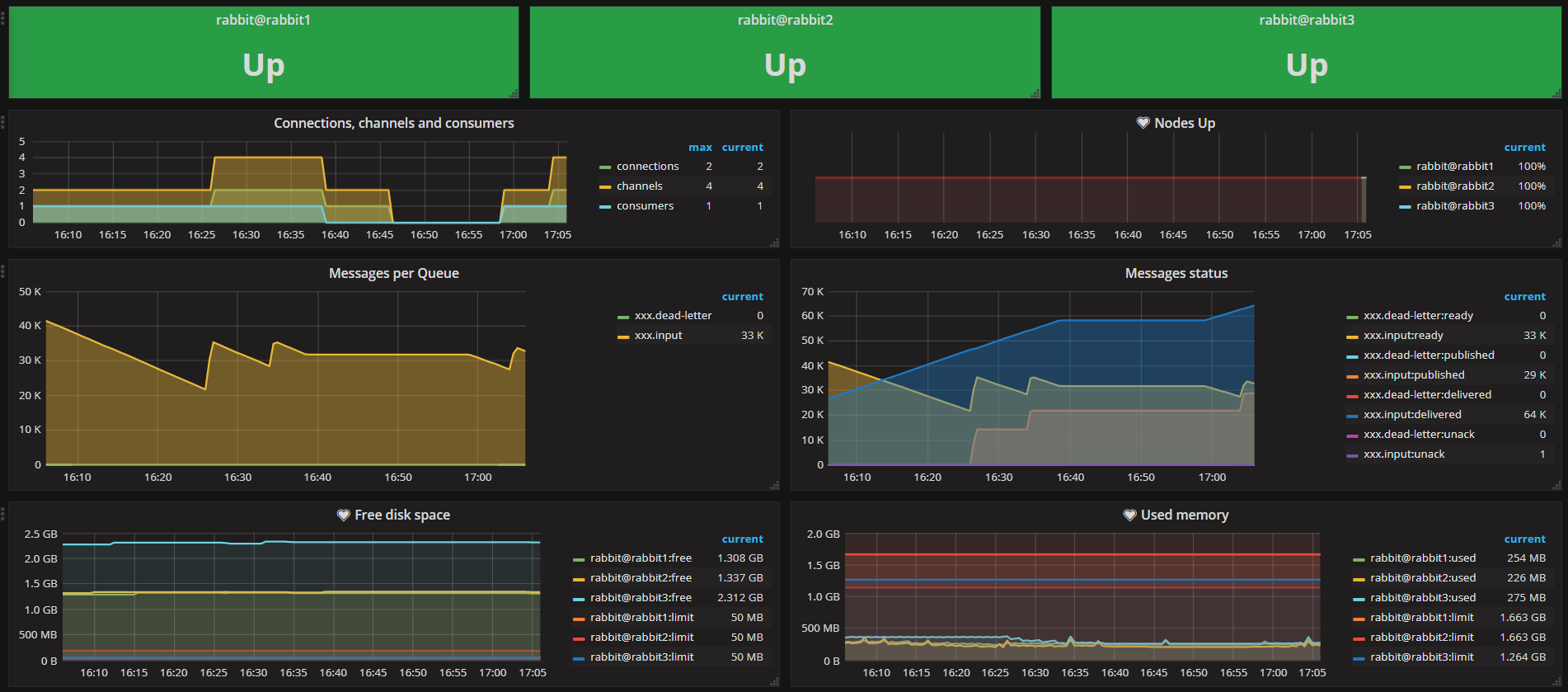
RabbitMQ Monitoring
Rabbitmq stats and alerting using RabbitMQ Exporter (https://github.com/kbudde/rabbitmq_exporter)
Data source config
Collector config:
Upload an updated version of an exported dashboard.json file from Grafana
| Revision | Description | Created | |
|---|---|---|---|
| Download |
RabbitMQ
Easily monitor RabbitMQ, the most widely deployed open source message broker, with Grafana Cloud's out-of-the-box monitoring solution.
Learn more