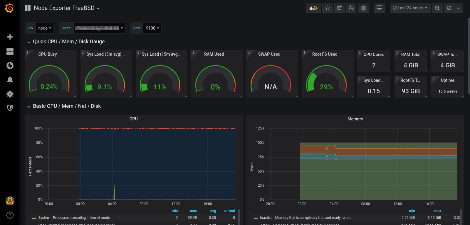
Node Exporter BSD
For FreeBSD or OpenBSD
Graphs almost all default metrics exported by Node Exporter.
Available on GitHub: https://github.com/rfmoz/grafana-dashboards.git
Data source config
Collector config:
Upload an updated version of an exported dashboard.json file from Grafana
| Revision | Description | Created | |
|---|---|---|---|
| Download |
Linux Server
Monitor Linux with Grafana. Easily monitor your Linux deployment with Grafana Cloud's out-of-the-box monitoring solution.
Learn more