Ceph Cluster Operations

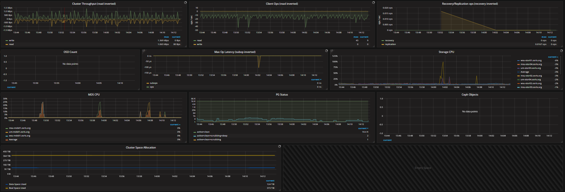
This dashboard shows information about the Ceph cluster operations. In addition to the Ceph plugin, the Ceph mgr python plugin influx is also required to display the majority of the graphs shown in the snapshot.

Ceph Cluster Operations screenshot 1

Some of the graphs on the dashboards require collectd. The Ceph mgr plugin influx is also required https://github.com/ceph/ceph/blob/luminous/src/pybind/mgr/influx/module.py. More information on this plugin and its features can be found in the documentation http://docs.ceph.com/docs/master/mgr/influx.

Revisions
RevisionDescriptionCreated
Ceph

Ceph

by Grafana Labs
Grafana Labs solution

Monitor Ceph with Grafana. Easily keep tabs on your cluster with Grafana Cloud's out-of-the-box monitoring solution.

Learn more

Get this dashboard

Import the dashboard template

or

Download JSON

Datasource
Dependencies