Named processes by host
Process metrics exported by https://github.com/ncabatoff/process-exporter.
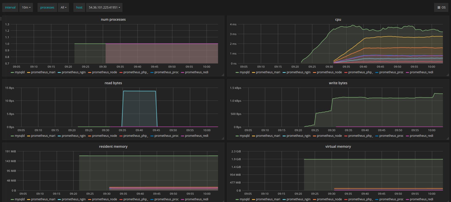
Metrics shown (each broken down by group name and by host): number of processes, memory usage (resident and virtual), CPU consumption, and I/O (bytes read and written).
This is the same data presented in https://grafana.net/dashboards/249 but with with the possibility to filter metrics by host.
Data source config
Collector config:
Upload an updated version of an exported dashboard.json file from Grafana
| Revision | Description | Created | |
|---|---|---|---|
| Download |
