Stash - Backup Overview
Show status of Restic backups done through Stash.
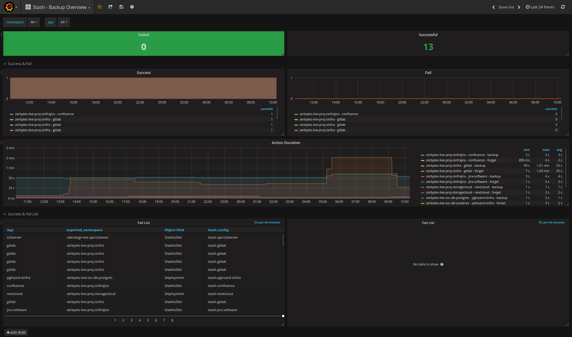
Overview of successful and failed backups per app and the duration.
Stash can be found here: https://github.com/appscode/stash It is a Kubernetes Operator for creating backups and restores of PersistentVolumes in Kubernetes.
Data source config
Collector config:
Upload an updated version of an exported dashboard.json file from Grafana
| Revision | Description | Created | |
|---|---|---|---|
| Download |
