UPS
Dashboard for single APC UPS
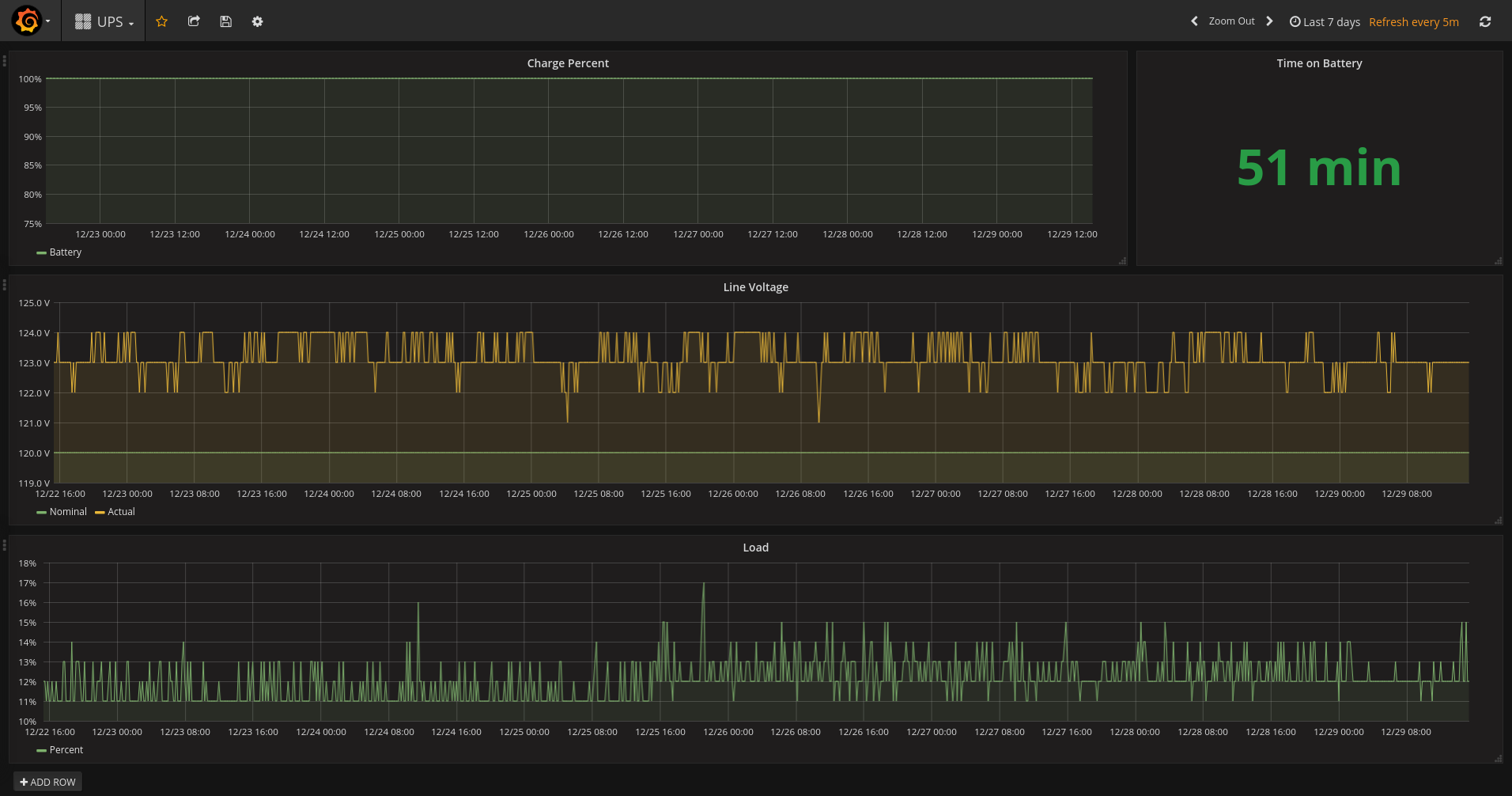
Simple Dashboard to view APC UPS statistics. Currently includes:
- Battery Charge Percent (Graph)
- Time left on battery
- Line Voltage (Graph)
- Load (Graph)
Data source config
Collector config:
Upload an updated version of an exported dashboard.json file from Grafana
| Revision | Description | Created | |
|---|---|---|---|
| Download |
