Rancher Hosts and Services Monitoring
Hosts and Services Monitoring from Prometheus Rancher Exporter
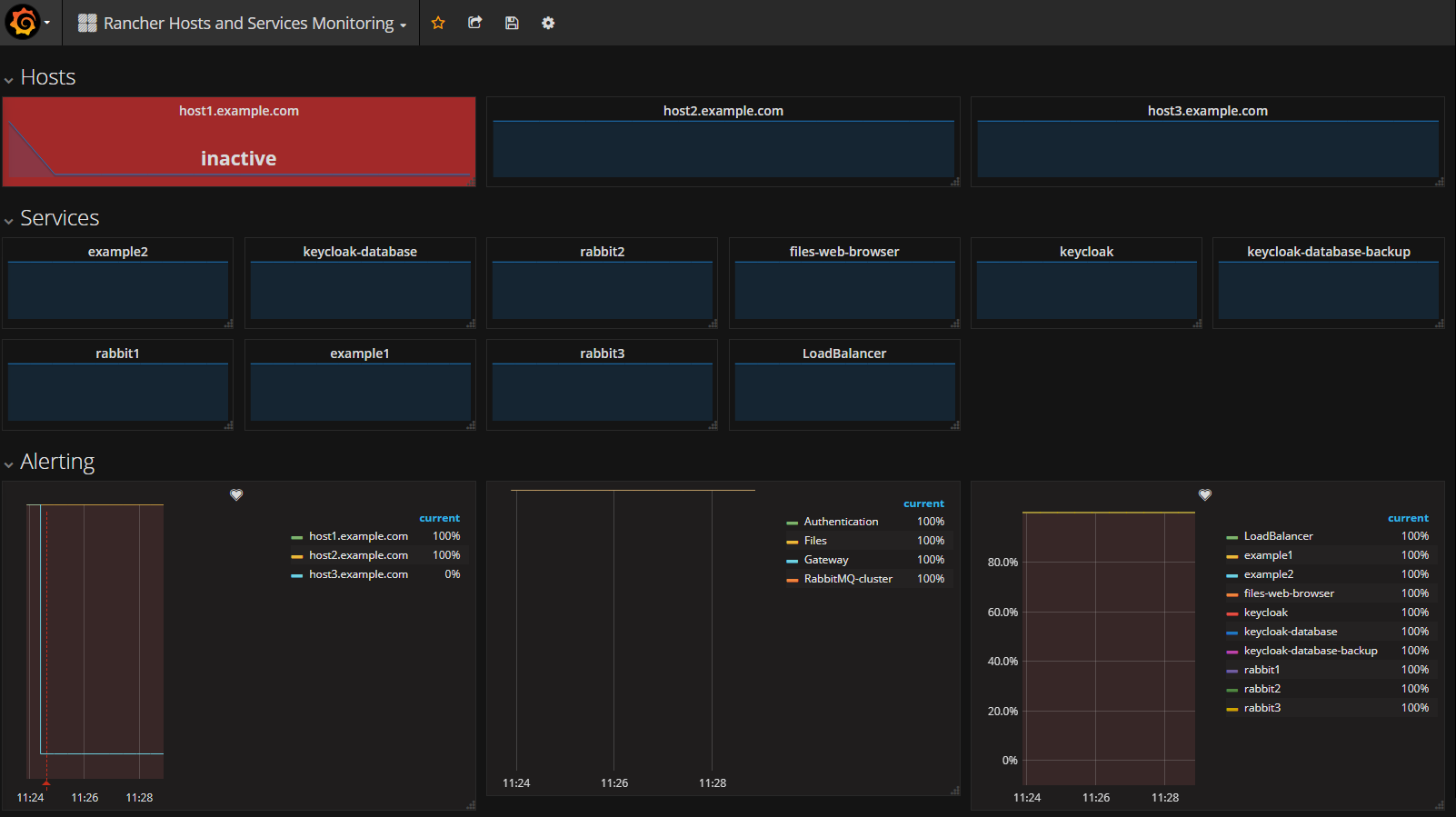
Monitor Rancher Hosts, Stack and Services states with alerting (require prometheus-rancher-exporter)
Data source config
Collector config:
Upload an updated version of an exported dashboard.json file from Grafana
| Revision | Description | Created | |
|---|---|---|---|
| Download |
