Smartmon Textfile
Smartmon Texfile node_exporter Dashboard
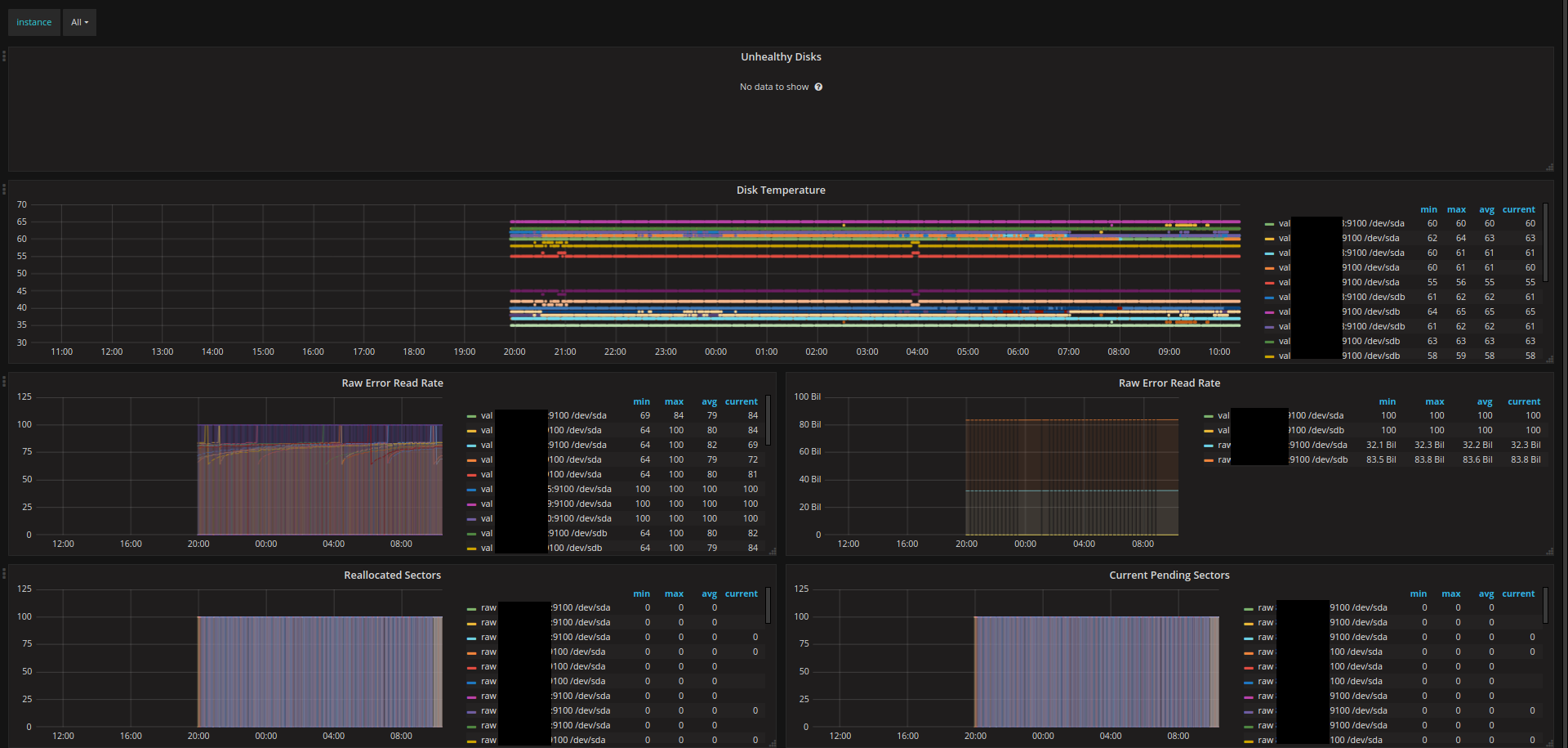
node_exporter that collects smartmon.sh script output. I created a Docker image that simply runs the script in a loop: https://hub.docker.com/r/galexrt/smartctl/
Data source config
Collector config:
Upload an updated version of an exported dashboard.json file from Grafana
| Revision | Description | Created | |
|---|---|---|---|
| Download |
