Nobreak-APC-SMART-UPS-3000BI-BR
Collects and displays information about voltage, current, power, status, temperature, and battery usage.
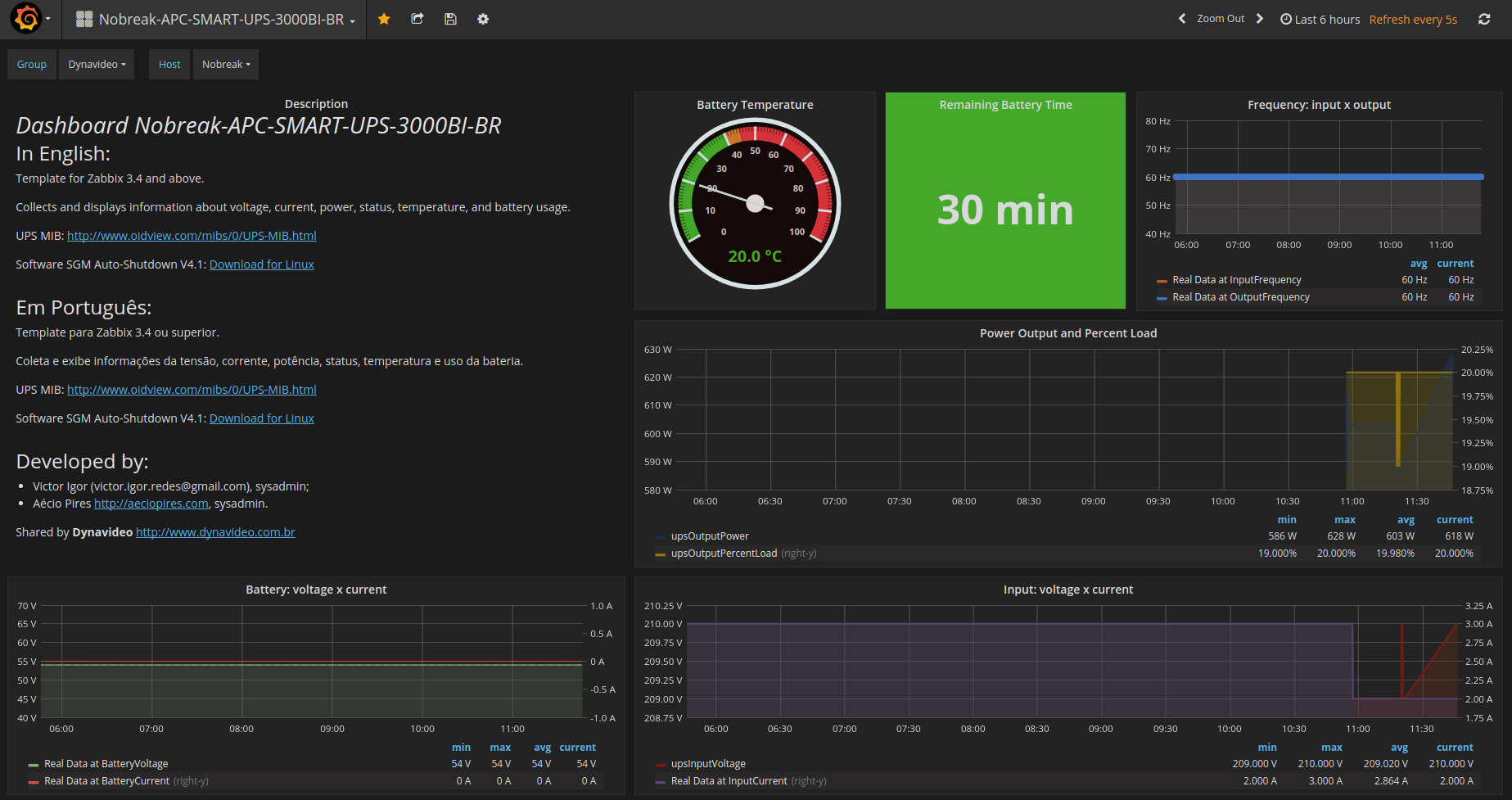
Dashboard Nobreak-APC-SMART-UPS-3000BI-BR
In English:
Template for Zabbix 3.4 and above.
Collects and displays information about voltage, current, power, status, temperature, and battery usage.
UPS MIB: http://www.oidview.com/mibs/0/UPS-MIB.html
Software SGM Auto-Shutdown V4.1: Download for Linux
Template Zabbix: https://share.zabbix.com/power-ups/apc/nobreak-apc-smart-ups-3000bi-br
Em Português:
Template para Zabbix 3.4 ou superior.
Coleta e exibe informações da tensão, corrente, potência, status, temperatura e uso da bateria.
UPS MIB: http://www.oidview.com/mibs/0/UPS-MIB.html
Software SGM Auto-Shutdown V4.1: Download for Linux
Template Zabbix: https://share.zabbix.com/power-ups/apc/nobreak-apc-smart-ups-3000bi-br
Developed by:
- Victor Igor (victor.igor.redes@gmail.com), sysadmin;
- Aécio Pires http://aeciopires.com, sysadmin.
Shared by Dynavideo http://www.dynavideo.com.br
Data source config
Collector config:
Upload an updated version of an exported dashboard.json file from Grafana
| Revision | Description | Created | |
|---|---|---|---|
| Download |
