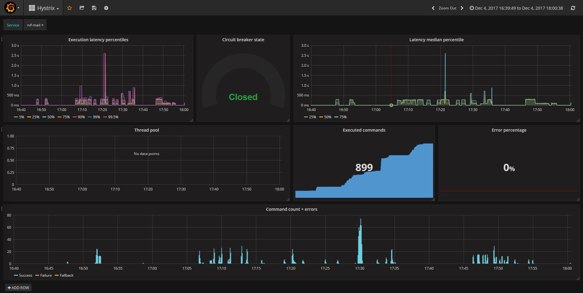
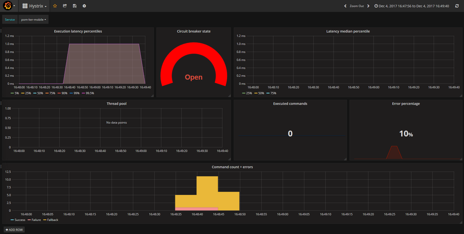
Hystrix (Spectator)
InfluxDB based dashboard to show Hystrix stats polled by Spinnaker-Spectator
This is an integration of the statistics provided by Netflix Spinnaker-Spectator (https://github.com/spinnaker/kork/tree/master/kork-hystrix/src/main/groovy/com/netflix/spinnaker/hystrix/spectator) with an InfluxDB database and is vaguely inspired by the following blog post: http://www.nurkiewicz.com/2015/02/storing-months-of-historical-metrics.html
Developed by monaco-telecom.mc
Data source config
Collector config:
Upload an updated version of an exported dashboard.json file from Grafana
| Revision | Description | Created | |
|---|---|---|---|
| Download |
