FLEXlm
FLEXlm License Manager `lmstat` license information.
The main goal of the flexlm_exporter is to expose all information showed by,
$ lmutil lmstat -c <port>@<fqdn> -a or
$ lmutil lmstat -c <port>@<host1>,<port>@<host2>,<port>@<host3> -a for a triple redundant license server configuration,
and $ lmutil lmstat -c <port>@<fqdn> -i
The following metrics are displayed:
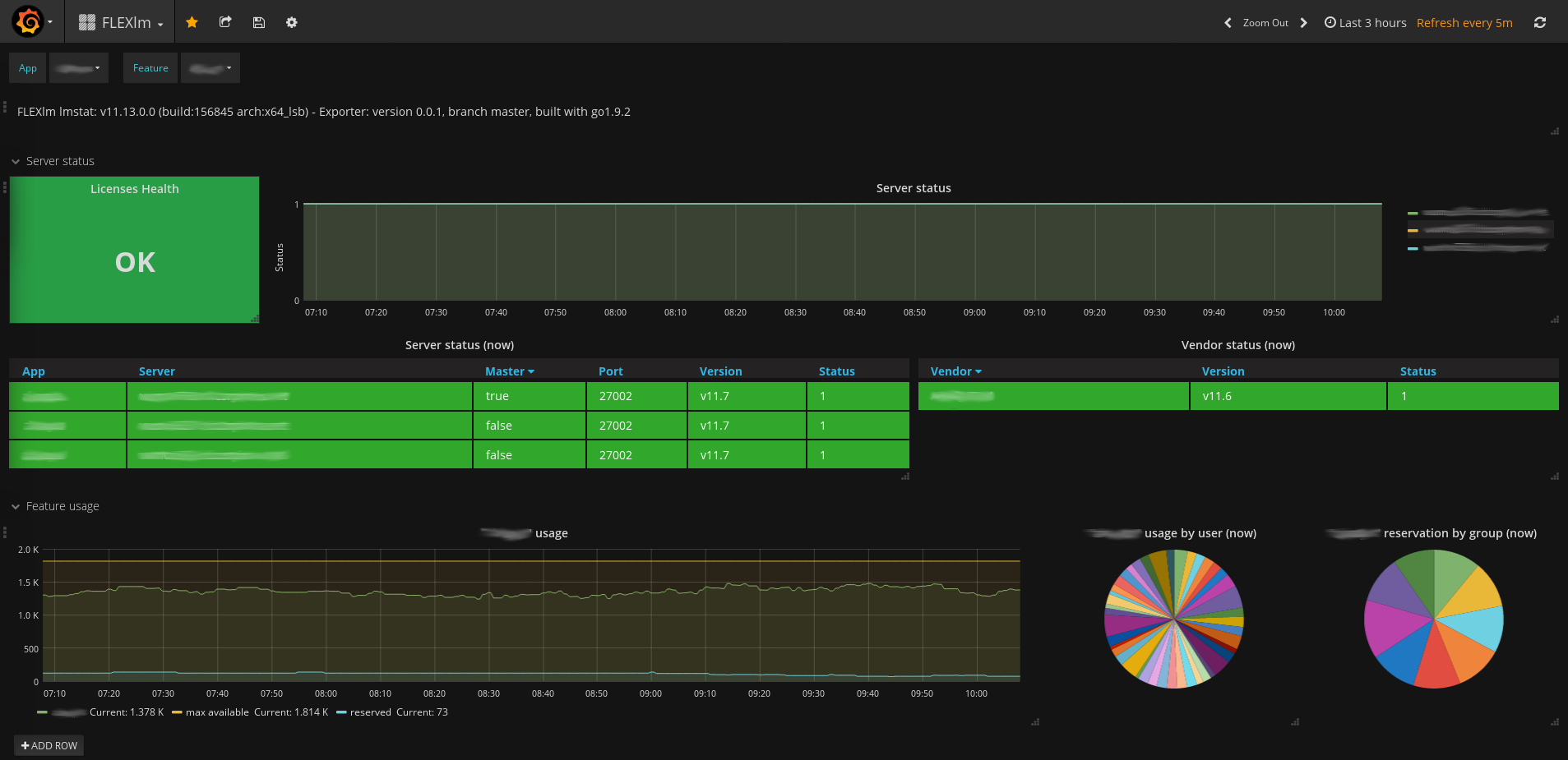
- flexlm_lmstat_info: A metric with a constant ‘1’ value labeled by arch, build and version of the lmstat tool.
- flexlm_server_status: License server status labeled by app, fqdn, master, port and version of the license.
- flexlm_vendor_status: License vendor status labeled by app, name and version of the license.
- flexlm_feature_used: License feature used labeled by app and feature name of the license.
- flexlm_feature_used_users: License feature used by user labeled by app, feature name and username of the license.
- flexlm_feature_expiration_seconds: License feature expiration date in seconds labeled by app, feature name, licenses, vendor and version.
- flexlm_reserved_groups: License feature reserved by group labeled by app, feature name and group name of the license.
- flexlm_reserved_issued: License feature issued labeled by app and feature name of the license.
Data source config
Collector config:
Upload an updated version of an exported dashboard.json file from Grafana
| Revision | Description | Created | |
|---|---|---|---|
| Download |
