Kubernetes Cluster Autoscaler (via Prometheus)
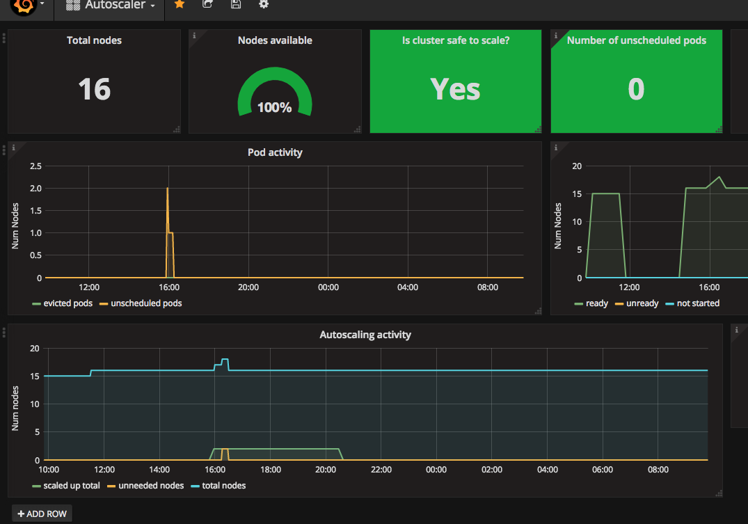
Super simple dashboard showing an overview of kubernetes cluster autoscaling activity and status, using metrics reported by the autoscaler to prometheus. https://github.com/kubernetes/autoscaler/tree/master/cluster-autoscaler
Super simple dashboard showing an overview of kubernetes cluster autoscaling activity and status.
Currently only tested with v0.6 of the cluster-autoscaler - we’ll be upgrading to v1.0 shortly.
The dashboard is driven using the data reported by the cluster-autoscaler /metrics endpoint. You’ll have to make sure this is exposed on the deployment and create a service + serviceMonitor for your autoscaler in order to have prometheus scrape the endpoint.
I made this because I couldn’t find one - if you find/make a better one please ping me
Data source config
Collector config:
Upload an updated version of an exported dashboard.json file from Grafana
| Revision | Description | Created | |
|---|---|---|---|
| Download |
Kubernetes
Monitor your Kubernetes deployment with prebuilt visualizations that allow you to drill down from a high-level cluster overview to pod-specific details in minutes.
Learn more